Целевая аудитория: как провести исследование покупателей на данных соцмедиа
Зачем исследовать целевую аудиторию
Анализ целевой аудитории — шаг ноль при создании или корректировке маркетинговой стратегии. Нужно знать ваших покупателей, если вы хотите:
-
заинтересовать конкретный сегмент клиентов;
-
наметить первые идеи по сегментам ЦА.
Чем больше информации вы собираете о ваших клиентах, тем вероятнее сможете повлиять на рост прибыли бизнеса.
Цель анализа целевой аудитории в маркетинге — выявить сегменты покупателей и предложить им тот продукт, который они купят, или упаковать товар так, чтобы он отвечал потребностям целевых групп.
Как часто нужно анализировать ЦА
Как правило, компании хотят сделать анализ целевой аудитории один раз и навсегда, и дальше пользоваться таким исследованием как настольной книгой. На деле, бренд существует не в вакууме. На поведение покупателей влияют изменения на рынке, действия конкурентов, геополитика и множество других внешних факторов. Чтобы выстраивать эффективную стратегию продаж, бизнесу важно уметь быстро отслеживать изменения в поведении покупателей и реагировать на них.
Анализ ЦА
Он должен стать регулярным процессом, а не разовой задачей. Для этого хорошо подходят данные соцмедиа — сообщения пользователей в социальных сетях и мессенджерах, а также на маркетплейсах, геосервисах, отзовиках, блогах и форумах. Всё это открытые источники, где пользователи публично делятся своим мнением, особенно ценным, если нужно проанализировать целевую аудиторию бренда. Компаниям остаётся только настроить регулярный сбор и анализ сообщений от пользователей — в системе анализа соцмедиа и СМИ Brand Analytics.
Как провести анализ целевой аудитории в Brand Analytics
Рассмотрим пошаговый план, как сделать анализ целевой аудитории на данных соцмедиа — с помощью системы Brand Analytics:
-
Провести предварительный анализ: собрать тему, почистить сбор.
-
Проанализировать соцдем-характеристики — отчёт «Авторы».
-
Проанализировать ключевые темы обсуждений — фильтр «Тематики».
-
Изучить группы, где чаще всего общается аудитория — отчёт «Сообщества».
-
Выделить сегменты или группы целевой аудитории.
-
Проанализировать способы использования продукта.
Проводить анализ мы будем для товарной категории «макароны».
1. Предварительный анализ: собрать тему, почистить сбор
Для создания темы мониторинга для целей анализа целевой аудитории в системе Brand Analytics мы использовали ключевые слова, характеризующие товарную категорию («макароны») и различные формы товара («спагетти, букатини, фарфале» и так далее), а также добавили названия популярных брендов, которые предлагают свои товары покупателям в этой товарной категории.
После создания темы, изучили ленту сообщений, основной отчёт, чтобы:
-
найти и удалить мусорные категории, которые могут мешать анализу,
-
наметить первые идеи по сегментам ЦА.
Затем убрали сообщения в промо-категориях, выявили дополнительные минус-слова и почистили массив сообщений по ним — например, об актёре Шоне Пенне, лазании по скалам и спагетти-вестернах.
Что может быть полезно, когда нужно почистить тему мониторинга
Удаление авторов — если вы обнаружили в теме пользователя, который пишет исключительно рекламные посты о товарах, можно удалить не только его сообщения, но его как автора, и тогда новые сообщения от него будут попадать в корзину.
Автоматическая разметка категорий — Ответы компаний. Наверняка вам для анализа не пригодятся шаблонные «спасибо, что выбрали наш продукт». Их можно найти, отсортировав массив сообщений с помощью фильтра «Категории — Ответы компании».
В системе Brand Analytics можно задать правило для автоматического удаления таких сообщений. Для этого при создании нового правила нужно указать фильтр по категории «Ответы компании».
2. Проанализировать соцдем-характеристики — отчёт «Авторы»
Для анализа целевой аудитории в Brand Analytics есть встроенный отчёт «Авторы». Он помогает понять социально-демографические характеристики пользователей, которые инициируют обсуждения бренда, продукта, товарной категории в соцмедиа. Так, мы выяснили, что большую часть покупателей макарон составляют женщины, их возраст в среднем колеблется от 25 лет и старше. Два самых многочисленных сегмента пользователей — в возрасте 55+, а также 35–44 года.
Важно помнить, что не во всех соцмедиа есть указания гендера и возраста пользователей, поэтому данные приведены только для тех авторов, о которых соцдем-характеристики доступны.
Помимо диаграмм, в отчёте можно увидеть список авторов, которых можно отсортировать — по количеству сообщений, охвату аудитории, вовлечённости. Это может пригодиться на следующих этапах анализа, например, при поиске инфлюенсеров для рекламных кампаний.
3. Проанализировать ключевые темы обсуждений — фильтр «Тематики»
Основные темы обсуждений в соцмедиа в системе Brand Analytics размечаются автоматически, всего выделено более 50 тематик. Покупатели макарон чаще всего обсуждают продукт в контексте таких тем, как еда, дети и воспитание, животные, психология и отношения, здоровье и медицина.
Популярные тематики можно использовать при сегментации. Так, среди целевых групп покупателей макарон могут оказаться родители и владельцы животных, а также люди, которые заботятся о своём здоровье и хотят правильно питаться.
4. Изучить группы, где чаще всего общается аудитория — отчёт «Сообщества»
Следующий отчёт в системе Brand Analytics, который полезен в контексте анализа рынка и целевой аудитории, — «Сообщества». В нём можно увидеть, в каких группах в соцсетях или сообществах в мессенджерах чаще всего появляются интересные для нас обсуждения. По количеству сообщений среди других пабликов выделяется «ГСД болталка», в котором упоминания товарной категории «макароны» появляются более чем в 10 раз чаще, чем в других обнаруженных сообществах.
Можно предположить, что женщины с гестационным сахарным диабетом или ГСД могут стать одним из потенциальных новых сегментов целевой аудитории, которым нужно предложить отдельный продукт.По клику на название группы в отчёте «Сообщества» можно перейти в ленту сообщений из этой группы. Анализ содержания обсуждений поможет выявить потребности обнаруженного сегмента ЦА — такой продукт, который не будет критически влиять на уровень глюкозы в крови.
5. Выделить сегменты целевой аудитории
Чтобы определить сегменты или группы целевой аудитории, можно оттолкнуться от любой подходящей концепции — как метода персон, когда прежде всего учитываются соцдем-характеристики и особенности конкретных представителей аудитории, так и jobs to be done или JTBD, который описывает группы покупателей в зависимости от задач, которые они хотят решить с помощью продукта. Подойдёт любая концепция, принятая в вашей команде. Методы анализа ЦА можно объединить или использовать свой.
Анализ данных соцмедиа позволил нам выдвинуть гипотезы по сегментам покупателей макарон:
-
Мамы в декрете — мамы детей 0 до 3 лет.
-
Родители — преимущественно мамы детей дошкольного и младшего школьного возраста.
-
ЗОЖ — люди, которые следят за здоровьем и фигурой.
-
Аллергики — люди с аллергией на глютен или клейковину, содержащуюся в пшенице и продуктах из неё.
-
Владельцы животных — люди, которые содержат питомцев дома или подкармливают уличных котов и собак.
Для каждой из групп целевой аудитории мы выделили ключевые слова и задали автотеги в системе Brand Analytics.
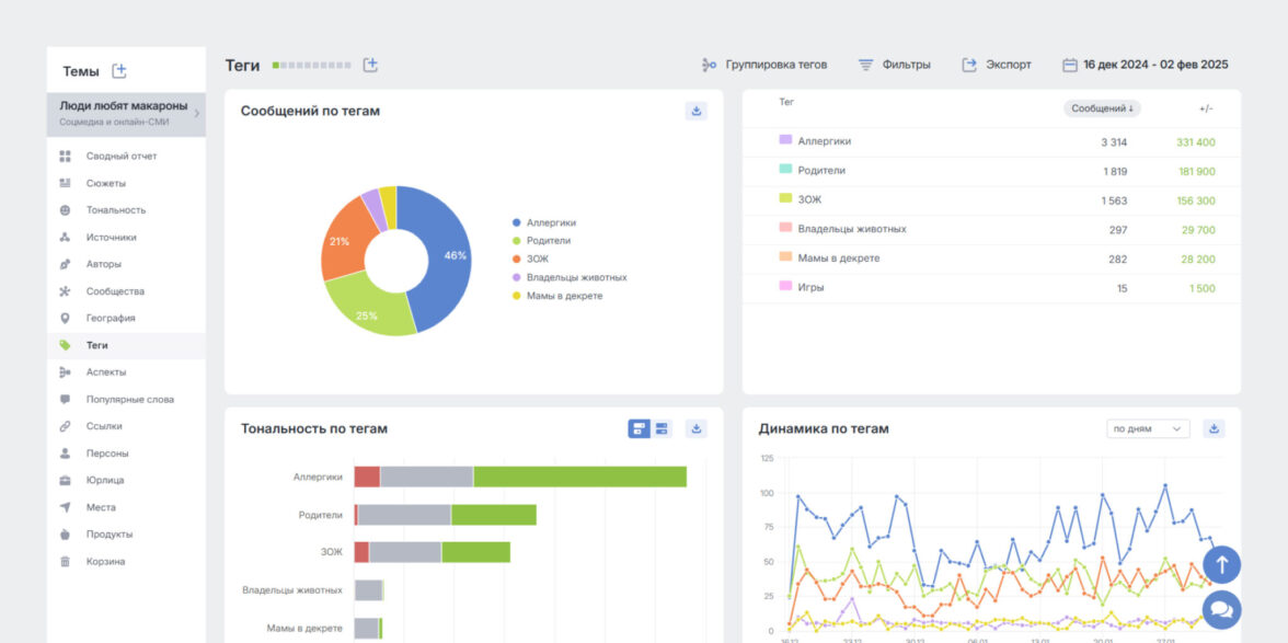
Целевая аудитория: исследование на данных соцмедиа — Новый тег в системе Brand Analytics
Разметка потока упоминаний с помощью тегов позволила нам сравнить размеры сегментов ЦА, сопоставив количество обсуждений в соцмедиа от представителей разных сегментов. Для такого анализа в системе Brand Analytics есть отчёт «Теги». Чаще всего сообщения в соцмедиа о макаронах появляются от людей, страдающих от аллергии на глютен.
Распределение сегментов целевой аудитории за период с 16.12.2024 по 02.02.2025, рассчитано на выборке из 7 300 сообщений
Внутри системы Brand Analytics есть возможности сквозной фильтрации, поэтому можно посмотреть на срезы сегментов аудитории по различным параметрам. Для анализа целевой аудитории, например, нам может быть интересно увидеть, сколько покупателей определённого возраста можно отнести к тому или иному сегменту. Так, среди людей в возрасте 35–44 года больше всего тех, кто выбирает макароны, поскольку следит за здоровьем.
В возрастной группе 25–34 самый многочисленный сегмент — родители.
Для того чтобы выявить потребности, причины выбора продукта, нужно детально анализировать сообщения в ленте по каждому из тегов.
Мамам в декрете нравятся макароны как один из вариантов прикорма.
Родителям важно, чтобы макароны прежде всего нравились детям.
Анализ сообщений по тегам, соответствующим выявленным сегментам целевой аудитории, помог определить причины выбора продукта для разных групп:
Аллергики: покупают безглютеновые макароны, поскольку для них это безопасная еда.
ЗОЖ: выбирают макароны как вариант гарнира, в котором есть достаточное количество углеводов, присутствует клетчатка.
Родители: макароны — это сытный гарнир в интересной форме, которая заинтересует ребёнка, часто выбирают звёздочки, ёлочки, буквы и другие макароны, имеющие необычный внешний вид.
Мамы в декрете: используют макароны как один из вариантов первого прикорма для развития жевательного рефлекса. Такую еду ребёнок зачастую выбирает сам, а также может есть руками.
Владельцы животных: используют макароны как основу или добавку в питании питомцев.
6. Проанализировать способы использования продукта
Не останавливайтесь в проведении исследования на анализе только выбранных сегментов целевой аудитории. Что если пользователи придумали новый способ применения продукта, который можно использовать в упаковке и коммуникациях, чтобы повлиять на продажи?
Например, ещё одна причина выбора макарон — для игр и поделок. Можно использовать как идею для контента, формулировки ключевых сообщений, упаковки товара с акцентом на целевую аудиторию родителей или даже разработки нового продукта.
Ваш продукт может упоминаться и в не самом позитивном контексте. Например, в соцсетях макароны попали в обсуждение движения «Ни-ни», участники которого — зумеры — отказываются где-либо учиться, работать, и решают оставаться на полном обеспечении родителей. Пользователи соцсетей предлагают родителям зумеров кормить своих детей только макаронами, чтобы у них появилась мотивация измениться.
Эмоциональные обсуждения и трендовые темы стоит использовать в маркетинге. Например, можно было бы запустить специальный товар «мешок макарон», рассчитанный на молодую аудиторию, которую наверняка зацепит ироничный подход.
Итоги
Анализ характеристик и потребностей целевой аудитории важно проводить регулярно, чтобы постоянно улучшать продукты, сервис и увеличивать продажи.
Изучать аудиторию удобно на данных соцмедиа: именно там клиенты уже рассказали, за что выбирают и какие продукты предпочитают. Анализ целевой аудитории на данных соцмедиа с помощью Brand Analytics можно провести за 6 шагов:
-
Собрать тему мониторинга для предварительного анализа.
-
Проанализировать соцдем-характеристики с помощью отчёта «Авторы».
-
Проанализировать ключевые темы обсуждений с помощью фильтра «Тематики».
-
Изучить группы, где чаще всего общается аудитория — в отчёте «Сообщества».
-
Выделить сегменты или группы целевой аудитории и разметить поток сообщений по ним с помощью тегов.
-
Проанализировать способы использования продукта — изучить ленту сообщений.
Анализ ЦА может быть частью большого исследования для составления коммуникационной стратегии бизнеса. Дополните целевые группы покупателей анализом продуктов, которые они выбирают, выявить каналы, в которых они обитают, а также сформулируйте ключевые сообщения, которые помогут быстрее донести ценность именно вашего товара.