Какие отчёты в Brand Analytics нужны продакт-менеджеру
Продакт-менеджер помогает превращать потребности клиентов и цели бизнеса в продукт, будь то цифровой продукт или товар. Решения такого специалиста должны быть основаны на обратной связи людей, получить которую можно разными способами. Один из источников данных для принятия продуктовых решений — соцмедиа, сообщения из которых помогает агрегировать и анализировать Brand Analytics. Рассказываем, какие автоматические отчёты в системе упростят работу продакт-менеджера.
Какие задачи решает продакт-менеджер
В зависимости от специфики компании, менеджер по продукту может выполнять разные задачи, но всегда этот специалист отвечает не только за процессы разработки или производства, но и за итоговое качество товара или услуги.
Чем зачастую занимается продакт-менеджер:
Выявляет потребности конечного клиента
Клиент — главный участник цепочки разработки продукта или услуги, которые создаются и совершенствуются для удовлетворения его потребностей.
Чтобы продукт или услуга приносили реальную пользу, требуется регулярно отвечать на два вопроса:
-
Кто ваша целевая аудитория?
-
Какие задачи она хочет решить?
Получить ответы на эти вопросы можно с помощью разных подходов к исследованию:
-
Классическое исследование. При таком подходе информацию собирают непосредственно от потенциальной целевой аудитории. Для этого проводят интервью или опросы — в зависимости от глубины и масштабов анализа. Благодаря этому аналитик получает данные из первых рук. Правда, классическое исследование на релевантной выборке может стоить дорого и потребовать много времени на реализацию.
-
Исследование на основе данных соцмедиа. При таком подходе анализируются сообщения пользователей в соцсетях, на форумах, отзовиках, геосервисах и других площадках, где есть возможность делиться мнением и оставлять комментарии. Этот способ позволяет изучать мнение пользователей как в реальном времени, так и ретроспективно. Ещё одно достоинство этого подхода — объективность данных, без социально одобряемых ответов (как бывает при опросе или интервью).
Каждый из этих форматов можно использовать отдельно, а можно — совместно, чтобы обогатить информацию и составить наиболее полное представление о целевой аудитории и её потребностях. Кроме того, исследование на основе данных соцмедиа позволяет сформировать гипотезы для последующего опроса или интервью.
Формирует и тестирует продуктовые гипотезы
После того, как стало понятно, кто целевая аудитория и какие задачи она хочет решить, продакт-менеджер переходит на следующий этап — предлагает, как этому может поспособствовать его продукт или услуга.
На основе этого совершенствуются готовые продукты или услуги и разрабатываются новые.
Такая работа начинается с формирования и тестирования продуктовых гипотез.
Продуктовые гипотезы — это предположения о том, как изменения в продукте могут повлиять на его успех.
Таким образом, гипотезы — это оцифрованные результаты нововведений. Чтобы их сформировать, необходимо знать, кто будет пользоваться отдельной фичей или продуктом полностью, а также объемы целевой аудитории обновления. Это позволяет оценивать пользу нововведения в финансовом эквиваленте и, соответственно, его значимость и ценность приложенных для реализации усилий.
После формирования гипотезы необходимо её протестировать и скорректировать оценку ожидаемой эффективности для бизнеса или даже само нововведение.
Для оценки результатов тестирования гипотезы необходимо учитывать как внутренние продуктовые метрики, так и внешнюю обратную связь пользователей.
Составляет технические задания специалистам
На основе гипотезы продакт-менеджер формирует техническое задание и передает задачу на разработку соответствующим отделам.
Важный навык менеджера по продукту — уметь переводить с языка ценности для целевой аудитории на профессиональный язык разработчиков.
Оценивает эффективность нововведения
Задачи продакт-менеджера не заканчиваются реализацией обновления. После того, как пользователи получили доступ к новой фиче или продукту, продакт-менеджер должен собрать обратную связь от клиентов, чтобы понять, удалось ли решить поставленную на этапе формирования гипотезы задачу.
Это лишь основные блоки работы менеджера по продукту, каждый из которых состоит из большого количества задач, решить которые поможет аналитика соцмедиа.
Каждый месяц в соцмедиа России публикуют около 2 млрд сообщений, в каждом из которых может содержаться ценная для развития продукта информация. Собрать и обработать её вручную — невозможно. Автоматизировать процессы поможет система мониторинга и аналитики соцмедиа и СМИ Brand Analytics.
Brand Analytics позволяет оперативно аккумулировать и изучить необходимые упоминания из публичных источников.
А, главное, автоматические метрики, индексы и построенные на их основе тематические отчеты ускорят решение продуктовых задач.
Рассказываем, какие отчёты в системе Brand Analytics помогают продуктовым менеджерам, на примере популярного IT-сервиса — Notion, уход которого с Российского рынка запустил волну обсуждения его ценности для пользователей и возможной альтернативы.
Какие отчёты нужны для решения задач продакт-менеджера
Изучить целевую аудиторию — отчёты Авторы и География
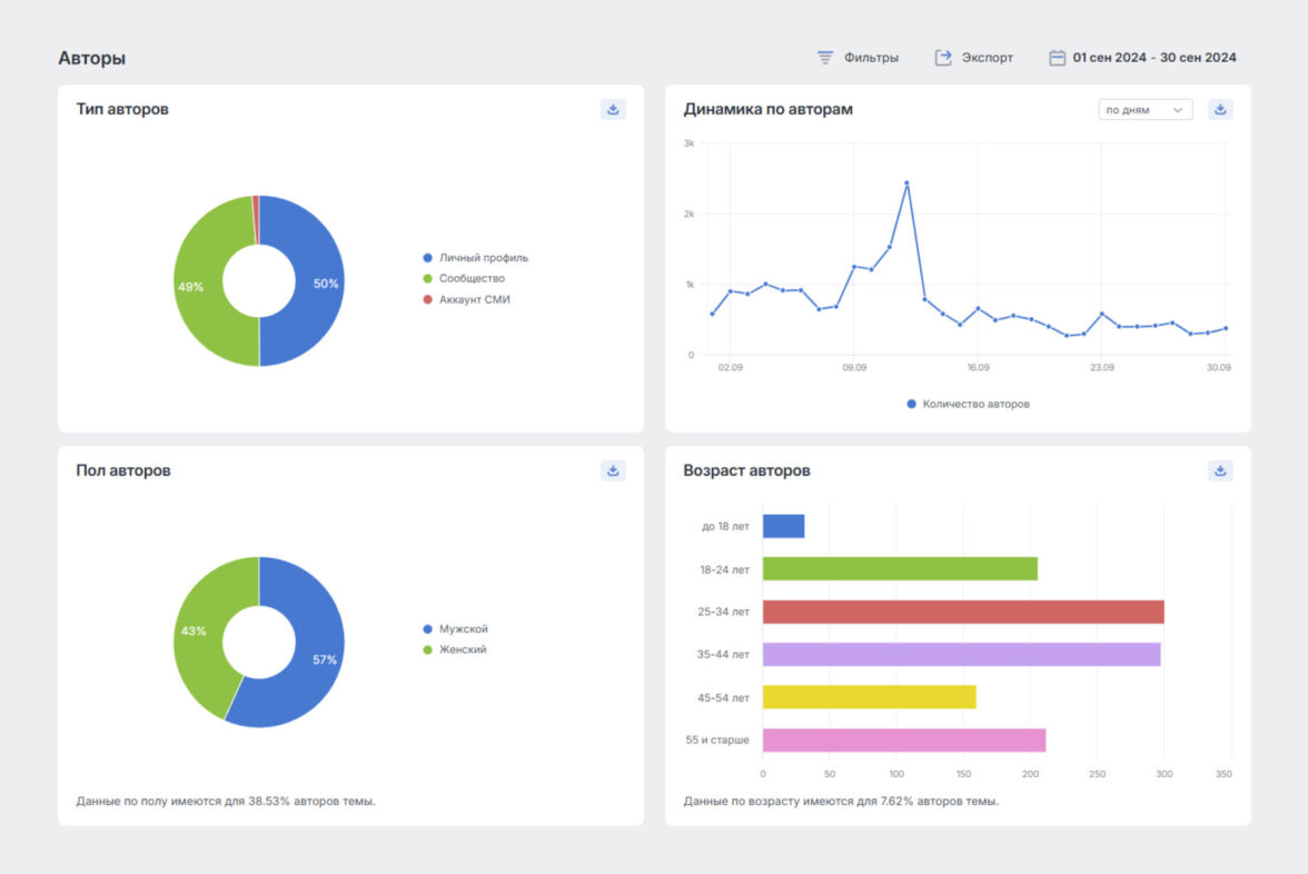
Работа над продуктом начинается с исследования целевой аудитории. И в этом поможет отчёт Авторы, который аккумулирует данные обо всех пользователях и сообществах в соцмедиа, опубликовавших сообщения по теме мониторинга.
В отчёте на наглядных графиках отображаются данные по типу авторов, а также полу и возрасту (среди тех, кто указал их на своих страницах в соцмедиа).
Мужчины и женщины среди авторов упоминаний Notion представлены примерно в равных пропорциях, при этом по возрасту преобладают сегменты 25–34 и 35–44 года.
Значит с социально-демографической точки зрения, целевая аудитория продукта — взрослые люди вне зависимости от пола.
В отчёте работает сквозная фильтрация, благодаря которой можно посмотреть статистику по авторам отдельного сегмента сообщений. Например, категории WOM и с главной ролью объекта в сообщении.
WOM (Word of Mouth)
это пользовательские сообщения от первого лица, в которых пользователи выражают собственное мнение или задают вопросы о товаре или услуге.
После фильтрации сообщений по категории WOM, статистика по авторам изменилась: немного чаще личными опытом и впечатлениями, упоминая продукт, делятся мужчины. При этом доля авторов 35–44 заметно снижается, а 55 и старше почти пропадает.
Таким же образом можно фильтровать сообщения по тегам (произвольным текстовым меткам) и другим параметрам, чтобы анализировать конкретные сегменты целевой аудитории.
Обогатить данные о пользователях можно с помощью отчета География, который показывает, в каких странах и регионах больше всего обсуждают тот или иной продукт.
Это позволяет понять, какой сегмент целевой аудитории больше всего заинтересован в вашем продукте или услуге или отдельном его обновлении.
Например, мониторинг можно проводить не по брендовым упоминаниям сервиса или сервисов конкурентов, а по определенной теме или проблеме, благодаря чему в отчетах Авторы и География вы узнаете, для жителей каких регионов наиболее значимо решение проблемы.
Эти же данные в последствии может использовать команда маркетинга для разработки стратегии вывода продукта на рынок
Построить CJM продукта и провести анализ качества — Отчёты Теги и Популярные слова
Теги
произвольные текстовые метки — это результат обработки и анализа сообщений, собранных в тему.
Отчёт Теги показывает статистику по теме в разрезе этих меток: объем сообщений, распределение тональности, динамику и другие важные показатели.
В этом отчёте теги можно группировать, чтобы отслеживать данные по большим тематикам. Например, все бренды, упоминаемые в сообщениях, объединить в одну группу, обсждаемые характеристики — в другую, а сценарии использования продуктов — в третью.
Сами же сценарии использования можно выявить и разметить с помощью тегов на основе контент-анализа сообщений.
Сквозная фильтрация позволит увидеть данные по тегированию в разрезе разных сегментов целевой аудитории и сформировать паттерны пользовательского поведения.
Например, благодаря тегированию и сравнению объемов сообщений по каждому тегу выявили основные способы использования Notion:
-
Конструктор для лендинга (zero code),
-
База знаний,
-
Трекер привычек.
Отдельное направление упоминаний — это требования в вакансиях. Количество вакансий отображает востребованность продукта на профессиональном рынке. Дополнительное исследование и фильтрация с пересечением тегов могут показать, какие специалисты чаще всего пользуются продуктом.
А сквозная работа с тегами помогла выявить паттерны поведения в разных возрастных сегментах.
Так в отчёте Теги:
-
Выбрали группу тегов по возрасту для отображения на графике.
-
Настроили фильтрацию по пересечению тегов Notion и База знаний.
-
Увидели, что Notion как базу знаний чаще всего используют и делятся об этом своим опытом пользователи возрастного сегмента 35–44 года.
При этом если в отчёте Теги:
-
Выбрать группу тегов по CJM для отображения на графике.
-
Отфильтровать сообщения по возрасту авторов 35–44.
-
Будет видно, что о Notion как базе знаний рассказывают 9% авторов этого возрастного сегмента. В то время как абсолютное большинство сообщений, опубликованных авторами 35–44, отражающих механики использования сервиса, лишь содержат ссылки на лендинги, созданные с помощью Notion.
Для формирования наиболее точных гипотез необходимо использовать разнообразные данные из нескольких отчётов.
Так, ещё один способ выявить тенденции использования продукта — изучить отчёт Популярные слова. Он позволяет произвести первичный контент-анализ и выявить тренды в сообщениях по теме.
Например, в отчёте есть не только облако слов и рейтинг, которые наглядно отображают упоминаемость, но и график Лидеров роста — слов, показавших наибольший рост по используемости за выбранный период.
Проанализировать обратную связь пользователей — Отчёт Продукты
Отчет «Продукты» агрегирует карточки брендов и товаров на маркетплейсах, сайтах-отзовиках, в магазинах приложений — всех соцмеда, где пользователи публикуют свои отзывы. Благодаря этому можно оперативно проанализировать пользовательское восприятие приложения или другого продукта по ключевым показателям: количество сообщений, средняя оценка, количество сообщений с каждой тональностью за выбранный период.
Отчёт Продукты позволяет группировать продукты на разных площадках. Например разные страницы одной программы на маркетах мобильных приложений или отзовиках, чтобы получить общее представление о восприятии её пользователями.
Каждый продукт — кликабельный, поэтому можно быстро отфильтровать сообщения по отзывам на определенной платформе или группе.
После применения сквозной фильтрации по продукту откроется сводный отчет, в котором можно провести углубленный контент-анализ сообщений, выявить ключевые характеристики и аспекты оценки.
Далее на основе полученных инсайтов можно найти и проанализировать сообщения в сводном отчете в целом, а не только в на платформах с отзывами, чтобы составить более полную картину восприятия продукта пользователями.
Календарь позволяет выбирать и анализировать данные за разные периоды, например, до и после выкатки обновления, чтобы оценить, как оно повлияло на восприятие пользователями.
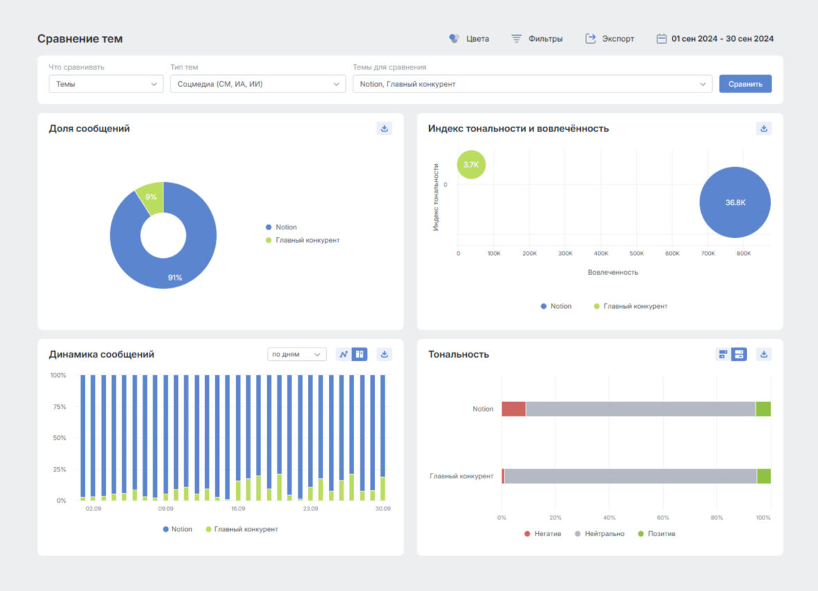
Оценить долю продукта относительно конкурента — Сравнение тем
Чтобы узнать, какое место занимает продукт на рынке и найти дополнительные идеи для развития — воспользуйтесь функцией Сравнение темы. Кроме сопоставления данных по темам в целом, можно сравнивать статистику по отдельным тегам в темах одного типа (например, Соцмедиа и онлайн-СМИ).
Отчёт отображает долю сообщений по каждой теме или тегу, соотношение Индексов тональности / Лольяности (на выбор) и вовлеченности, доли тональности, динамику сообщений и другие показатели, характеризующие долю бренда или продукта в инфополе.
Сравнение тем показывает ситуацию на рынке и позволяет запланировать направление работы для ее корректировки.
Сегментировать информацию — Сводный отчёт
Сводный отчёт — это основное рабочее поле аналитика соцмедиа, где происходит фильтрация сообщений по нужным параметрам.
О возможностях сквозной фильтрации мы уже рассказали в рамках работы с другими отчётами. Сейчас суммируем информацию о ключевых фильтрах для продуктового менеджера:
Тип автора — разделение на личный профиль, страницы сообщества и аккаунт СМИ позволит оценить опубликованный контент в зависимости от того, кто его разместил. А статус автора — верифицированный — отсортировать достоверную информацию и выявить мнения инфлюенсеров.
Тональность — позволяет увидеть, что пользователи пишут в сообщениях с позитивной и негативной тональностью, что относят к достоинствам, а что — к недостаткам продукта, и благодаря этому найти УТП и точки роста.
Возраст и пол авторов — для социально-демографической разделения авторов сообщений, чтобы выделить основные паттерны поведения у разных сегментов целевой аудитории.
Категории — определенный признак, которым обладает сообщение. Например, WOM — сообщение с мнением пользователя или вопросе о товаре или услуге от первого лица, или Сбои — упоминания о технических проблемах.
Тематики — то, о чем говорится в сообщении (круг событий, явлений, проблем, понятий и т. п.), определяется автоматически системой. Позволяет найти сообщения по нужной теме, например, IT-технологии или бизнес и предпринимательство, чтобы контекстуально отсортировать и проанализировать сообщения).
Оценка — рейтинг пользователей на площадках, где можно оставлять отзывы или ставить оценки продукту или услуге.
Остальные фильтры тоже нужны для продуктового анализа, особенно при пересечении их друг с другом для создании особых сегментов аудитории. Связки фильтров для регулярного использования можно сохранить в персональный фильтр — доступ к которому появляется из правого меню фильтрации.
Быть в курсе изменения восприятия продукта
Чтобы отслеживать динамику ключевых показателей восприятия продукта аудиторией можно настроить оповещения и подписку на отчёты.
Оповещения
инструмент автоматического отслеживания и информирования о значительных событиях в темах, информация о которых приходит на почту или в Telegram.
Для продакт-менеджера будет полезно получать оповещения по персональному тегу или фильтру, связанному с проблемами с продуктом, которыми делятся клиенты.
Подписка
инструмент для регулярного получения по электронной почте отчетов с подробной статистикой, графиками и ключевыми сообщениями.
Состав и регулярность подписки пользователь формирует самостоятельно, поэтому получать подписку по теме целиком, чтобы видеть общее состояние инфополя, или по отдельным тегам или персональным фильтрам. Например, продакт-менеджер может еженедельно отслеживать долю позитива и негатива относительно продукта или самые упоминаемые аспекты.
Таким образом заинтересованные специалисты могут получать готовые отчёты по значимым параметрам сразу на почту — без необходимости регулярно заходить в систему.
Аналитика соцмедиа — важный инструмент для менеджера по продукту, который помогает на каждом этапе работы: выявить инсайты и формировать гипотезы, проводить тестирования и оценивать эффективность нововведений.
Система Brand Analytics и её автоматизированные отчёты позволяют оперативно собрать необходимые для продуктового исследования данные из открытых источников.