04.09.2025, 17:16

Рост органического трафика в 3,4 раза за два месяца — кейс Sollers Измайлово

За счет исправления ошибок и работ по оптимизации.

В 2025 году официальный дилер Sollers Измайлово обратился к нам с задачей увеличить видимость сайта sollers-i.ru в поиске и привлечь больше клиентов из региона. Сайт компании специализируется на продаже коммерческих и грузовых автомобилей, но на старте проекта сталкивался с целым рядом проблем: в индексе поисковых систем оставались устаревшие страницы с давно проданными автомобилями, многие метатеги были пустыми или дублировались, а часть запросов, по которым потенциальные клиенты могли искать дилера, вовсе не использовалась. В результате сайт не мог конкурировать за топовые позиции по ключевым коммерческим запросам. Ситуация осложнялась тем, что коробочные варианты сайтов, предоставляемые дилерам от производителей, не всегда имеют достаточный уровень базовой внутренней оптимизации (On-Page SEO). О том, что сделали и какие результаты получили, рассказывает Галина Ашеева, SEO-специалист Tandem Group.

Проработка «технического фундамента»

В начале провели аудит и выявили основные проблемы:

  • Повторяющиеся и пустые метатеги. На ряде страниц отсутствовали descriptions, а заголовки (title и H1) дублировались. Это мешало поисковым системам правильно определять релевантность страниц.

  • Несколько ссылок в меню вели на 301-редирект, снижая эффективность внутренней перелинковки и ссылочный вес.

  • В поисковой выдаче приоритет имели архивные карточки проданных авто, а новые были менее заметны.

  • Неполный охват ключевых запросов. Часть тематических поисковых фраз (в том числе коммерческих) вообще не была задействована, что приводило к потере потенциального органического трафика. Например: «в наличии», «госпрограмма субсидирования», «2024–2025 года», «обзор» и другие.

  • Неравномерное распределение запросов. Некоторые ключевые страницы (например, страницы моделей) не содержали целевых запросов в заголовках, поэтому не конкурировали за топовые позиции.

Несмотря на ограничения «коробочной версии» CMS, смогли сделать ряд доработок. Мы устранили редиректы в меню, обновили robots.txt и sitemap.xml, удалили из индекса страницы с ошибкой 404, провели реприоритизацию выдачи, чтобы повысить видимость актуальных автомобилей в наличии. Следующим шагом стала работа с семантикой и метатегами.

Внутренняя и внешняя оптимизация

Мы собрали расширенное ядро запросов, включая такие важные фразы, как «авто в наличии», «госпрограмма субсидирования», запросы модельной семантики и внедрили их в заголовки и описания. Для страниц модельного ряда были прописаны новые уникальные title и H1, что помогло подчеркнуть релевантность контента. Также были созданы шаблоны для динамических страниц «Авто в наличии» — теперь каждая карточка автомобиля имеет оптимизированные метатеги, чего раньше не было.

Также мы подключили внешнее продвижение: подготовили статьи о коммерческом транспорте Sollers и разместили их на авторитетных площадках вроде Avtosreda, Allcarz и Autort.

Скриншот из личного кабинета по размещению внешних ссылок

Такой шаг также поможет в перспективе усилить ссылочный профиль домена, повысить доверие поисковых систем и закрепить результат.

В результате — рост трафика в 3,4 раза за два месяца

По данным Яндекс.Метрики, трафик вырос с 663 визитов в мае до 2253 визитов в июле 2025 года — в 3,4 раза. Причем рост пришелся не на информационные страницы, а на ключевые коммерческие разделы: модели и блок «Авто в наличии». Это означает, что увеличился именно поток целевых пользователей, заинтересованных в покупке.

Скриншот из Яндекс Метрики клиента

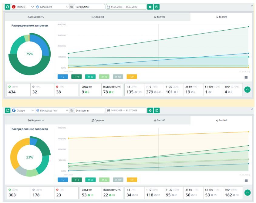
Удалось увеличить видимость сайта:

  • Яндекс: средняя позиция улучшилась до 9 (+4 позиции), видимость выросла до 78 (+41%).

  • Google: средняя позиция улучшилась до 53 (+19 позиций), видимость выросла до 22 (+20%).

Скриншот из Topvisor

Кейс Sollers Измайлово показал, что работая только с внутренней оптимизацией On-Page SEO, даже в условиях сильных ограничений «коробочной версии» сайта, можно в получить быстрый рост трафика — даже за два месяца.

Нравится: Tandem Group
Tandem Group
Мы — адепты комплексного performance-подхода. Чтобы достигать целей наших клиентов и показывать измеряемую отдачу от вложенных в маркетинг инвестиций, мы используем всю накопленную за три десятилетия экспертизу, передовые технологии и собственные IT-решения.