09.01.2025, 19:57

Рекламный инвентарь для СМИ: форматы, инструменты, результаты

Большинство современных медиа, особенно активно развивающихся, прибегают к монетизации проекта. Одни вводят платную подписку для читателей, другие — выпускают дополнительные продукты, как вебинары, обучающие материалы по узкой специализации. Но самая распространенная модель монетизации — это реклама, как в контенте, так и в виде баннеров и других элементов страницы. Какие форматы для запуска рекламы может использовать СМИ, в чем их особенности и как эффективно монетизировать площадку, не навредив ей, рассказала Татьяна Михалевская, управляющий партнер и генеральный директор рекламной сети МоеVideo.

Шаг вперед — почему СМИ необходимо монетизировать свой сайт

Когда у СМИ появляется стабильный трафик — по нашему опыту более 100 тыс. уникальных пользователей — с высоким вовлечением аудитории, главный редактор задумывается о монетизации. Это естественный шаг, поскольку СМИ, особенно крупное, профессиональное — не самый бюджетный проект. Помимо оплаты домена существуют расходы на команду, на техническое обслуживание площадки, а порой и на привлечение экспертов отрасли для уникальных материалов, и многое другое.

Монетизация позволяет СМИ частично или полностью закрыть расходы на содержание проекта, а в перспективе может подарить дополнительные финансовые ресурсы для развития. При грамотном выборе формата и рекламного контента СМИ будет получать достаточной стабильный доход, который позволит находить новые точки роста.

Есть несколько путей монетизации — подписка, дополнительные материалы, побочные платные проекты. Но самым простым с точки зрения необходимых ресурсов на реализацию задачи будет запуск рекламы. При аккуратном подборе контента и рекламодателей, а также форматов, у СМИ меньше рисков столкнуться с негативом аудитории, чем, например, при включении пэйволла — платного ограничения на доступ к материалам.

Рекламный инвентарь для СМИ и его форматы

Рекламный инвентарь — это зоны на странице сайта или мобильного приложения, если оно есть, где можно показывать рекламу. Они могут располагаться по краям, например, горизонтально сверху и снизу, вертикально сбоку, а могут разбивать содержание страницы или выводиться поверх нее. Можно выделить три основных формата рекламного инвентаря, которым пользуются СМИ.

Первый формат — это баннерная реклама. Очень распространенная категория, поскольку не слишком требовательна к техническим характеристикам сайта. Баннеры содержат изображение и текст, кликабельны — по ним пользователь может перейти на сайт рекламодателя. Реклама показывается на баннерах в рекламных прямоугольных блоках, которые могут располагаться в разных зонах страницы: сверху, снизу, по бокам, между элементами контента. Например, в конце текстового материала.

Такая реклама может быть фоновой — то есть, никак не влиять на взаимодействие со СМИ: она просто висит рядом. Другой вариант — баннер, который перекрывает страницу, и только спустя какое-то время предлагает пользователю нажать на кнопку «закрыть», чтобы получить доступ к странице.

Второй формат — видеореклама, которую нужно разделить на две категории. In-stream и out-stream. У каждой категории есть свои особенности.In-stream — это реклама, которая встраивается в контент сайтов, имеющих собственный плеер. Например, СМИ предлагает читателям знакомиться не только с текстовыми материалами, но и с короткими видео-разборами или вебинарами экспертов. Это контент самого СМИ и в него встраивается рекламный блок. In-stream видео можно разместить перед началом ролика, в середине или в конце.

Пример in-stream размещения

Основное ограничение этого формата в том, что для запуска in-stream рекламы на площадке должен быть собственный плеер и контент, в который можно встроить рекламу. Кроме того, важно, чтобы видеоматериалы были востребованы у читателей, — СМИ чаще ассоциируется с текстовым контентом, далеко не все посетители сайта приходят за видео.

Out-stream — это видеоролики, которые можно разместить на сайте, даже если нет плеера. Их встраивают в текстовую страницу, а также их можно закрепить в рекламный баннер. Такие рекламные ролики проигрываются, когда пользователь доходит до определенной точки на странице. Например, он прочитал половину статьи, текст прерывается автоматически запущенным видео — такой вариант рекламы называется in-read.

Пример out-stream размещения

Для СМИ out-stream видео является более практичным вариантом, поскольку не требует плеера и видеоконтента. Кроме того, это более охватный вариант рекламы, чем in-stream, — и отчасти более комфортный для пользователя сайта, поскольку можно прокрутить страницу и пропустить баннер. Встроенную в видео рекламу зачастую так проигнорировать не получится. Кроме того, для out-stream проще настроить таргет, чем для in-stream.

С чего начать монетизацию и как

Максимальная доходность от рекламы достигается путем монетизации всех доступных рекламных слотов в комплексе. Поэтому в перспективе СМИ желательно прийти к тому, чтобы охватить наибольший объем своего инвентаря и все доступные форматы — и баннеры, и видео. Начинать можно с любого, результат будет везде, но каким именно он окажется, зависит от объема инвентаря и поведенческих факторов пользователей в месте размещения рекламного плеера.

Самые доходные форматы — те, которые дольше всего остаются в фокусе пользователя. Например, это sticky-плеер: когда пользователь прокручивает страницу, рекламный блок не уходит из его поля зрения, а закрепляется в углу экрана. Получается, что глаз постоянно цепляет рекламу и то, что она транслирует.

По данным совместного исследования Rambler Group, GPMD и GFK Russia, почти 70% пользователей обращают внимание на sticky-плеер. Формат увеличил досмотр роликов на портале «Рамблер» в среднем на 10%, а viewability — показатель видимости — на 15%.

Другой формат, который аналогично следует за пользователем, — это баннер в сайдбаре, то есть, в боковом горизонтальном пространстве. При прокрутке страницы баннер не уходит с экрана, что повышает видимость рекламы и шансы на клик по ней.

Невозможно сказать, какой именно вариант лучше всего подойдет конкретному СМИ. По нашему опыту, чтобы найти оптимальный, нужно тестировать разные форматы рекламы и внимательно отслеживать результаты по метрикам.

То же касается и количества вставленных рекламных блоков на странице. Далеко не всегда «больше = лучше»: это может вызвать у пользователей негативную реакцию, потому что взаимодействовать с площадкой станет трудно. Избыток рекламы может мешать работе с контентом, отвлекать, создавать нагрузку на интернет, перекрывать экран на мобильных устройствах —, а сегодня больше 80% россиян выходят в сеть именно со смартфонов. Стоит постепенно наращивать количество рекламных блоков и стараться размещать их так, чтобы пользователь видел на странице одновременно не больше 3–4 штук.

Еще одна непростая задача — это поиск рекламодателей, которые разместят свои баннеры или видео в СМИ. Здесь важно найти надежные и безопасные компании, не выпускающие сомнительный продукт или контент. Особенно строго за этим надо следить новостным СМИ, которые освещают политику и экономику, а также бизнес-СМИ. Важно проверять надежность партнеров и их контент, чтобы он не нарушал «Закон о рекламе».

Помимо этих проверок, сложностью для СМИ может стать привлечение рекламодателей, особенно крупных и известных — ведь от этого во многом зависит эффективность рекламы. Баннер с продуктом известной компании с большей вероятностью привлечет внимание пользователя. Познакомиться с таким рекламодателем можно на мероприятиях, которые он посещает. Но чтобы установить контакт с крупным рекламодателем, СМИ тоже должно обладать определенным весом: находиться в топе рейтингов, на которые смотрит рекламодатель, — например, в рейтинге «Медиалогии» или BrandAnalytics.

Кроме того, если СМИ организует монетизацию своими силами, ему придется собрать сильный отдел продаж, подготовиться к непростому взаимодействию с рекламодателями — чем их больше, тем сложнее. Нужно буквально адаптироваться под мышление каждого, быть постоянно на связи.

Запускать монетизацию через сотрудничество с рекламной сетью проще, быстрее и безопаснее. Она берет на себя сложности и риски, связанные с подбором рекламодателей и их контента, с размещением рекламы, с управлением монетизацией. Например, рекламная сеть будет использовать свой плеер для видео, поэтому СМИ не нужно его иметь на сайте.

Как не ошибиться при запуске монетизации

При первом запуске монетизации через рекламу СМИ порой допускают ряд ошибок.

Во-первых, при выборе рекламодателя ориентируются на предложения с самой высокой оплатой, руководствуясь идеей «Кто платит дороже, с тем больше заработаю». На самом деле, это далеко не всегда правда — нужно смотреть и сравнивать итоговую выручку. Может оказаться, что эта реклама совершенно не цепляет пользователей, кликабельность низкая, и очень высокая оплата кликов не дает выгоды, ведь их мало.

Во-вторых, существует заблуждение, что настройка рекламы через RTB / Hedder Bidding, обеспечит максимальную доходность. При вышеупомянутых способах, объявления и креативы в инвентарь площадки подбираются через аукцион.

Проблема такой стратегии в том, что техническая интеграция это большие трудозатраты для поставщиков рекламы, зачастую делающую её просто нецелесообразной и невозможной. Поэтому на данный момент на рынке основной объем бюджетов идет вне подобных аукционов, что сильно снижает эффективность такой модели монетизации сайта.

В-третьих, при выборе инструментов для запуска рекламы нередко СМИ смотрят только в сторону какого либо одного крупного и надёжного монетизатора. В этом случае важно понимать, что такие монетизаторы, как правило, имеют очень жесткие алгоритмы зачета, а выкуп ограничен только внутренними рекламными кампаниями, в отличии от рекламных сетей, где подключены десятки поставщиков рекламы, включая тех самых «крупных и надёжных», что в совокупности не редко обеспечивает лучшую доходность.

Как измерять эффективность монетизации

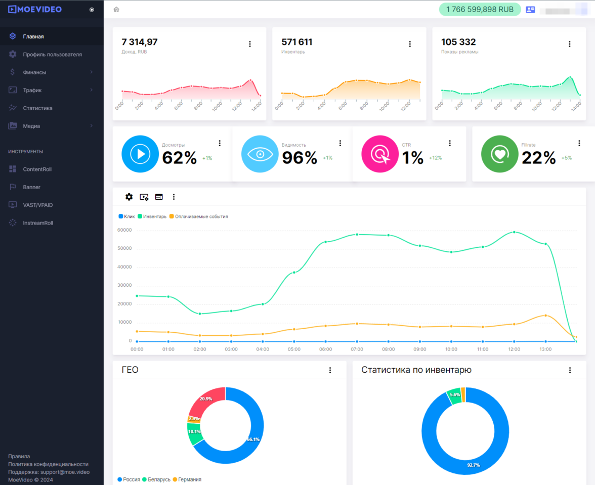
Динамика графика на площадке — упал, сохранился или вырос — не единственный критерий, по которому важно оценивать результаты запущенной монетизации. Есть большое количество метрик, требующих внимания. В кабинете рекламной сети обычно на первом плане будут Видимость, Досмотры и CTR или показатель кликабельности. Это основные критерии, по которым необходимо отслеживать эффективность монетизации. Также важно учитывать показатель уникальности трафика: чем он выше, тем лучше будет выкупаться.

Личный кабинет рекламной сети МоеVideo

Видимость — это показатель, который определяется как соотношение видимости рекламного объявления на сайте не менее 50% в течение 3 секунд. То есть, условный баннер не просто промелькнул на странице, а задержался на экране на несколько секунд и был открыт не менее, чем на половину своего размера. Здесь все просто — чем выше видимость, тем лучше. Если метрика низкая, стоит подумать, правильно ли размещен рекламный блок: возможно, он находится там, куда пользователи редко доходят.

Досмотры или VTR — это показатель привлекательности видеорекламы. Зацепила ли она пользователя настолько, чтобы он ее не промотал и не закрыл, если такая возможность есть. Метрика рассчитывается как процент полных просмотров в общем объеме показов. Чем она выше, тем лучше — это значит, что пользователям нравится реклама.

Кликабельность или CTR — это доля числа кликов по рекламе в общем объеме показов, уровень конверсии. Метрика помогает понять, насколько сильно реклама цепляет пользователя и актуальна ли для аудитории площадки.

Конкретные нормативные цифры для каждой метрики назвать невозможно — все зависит от формата рекламы и его расположения. Нужно ориентироваться на средние требования по рынку качественных показателей для каждого формата.

Оценка метрик — это ключевой способ увидеть на четких цифрах, как работает выбранная реклама и форматы. Но кроме этого будет не лишним запрашивать у аудитории СМИ обратную связь по монетизации, чтобы услышать живые мнения: не слишком ли много рекламных блоков на странице, не мешают ли они чтению, не вызывают ли технических сбоев и так далее.

Запуск рекламы — эффективный способ монетизации для СМИ, хороший способ получить дополнительный ресурс для роста и развития. Но чтобы этот шаг не стал причиной падения трафика, негатива от читателей или даже проблем с законом, важно правильно подбирать форматы и объемы рекламы, а также самих рекламодателей. А снизить риски и нагрузку на команду СМИ поможет сотрудничество с рекламной сетью.

MoeVideo
Рекламная сеть, которая включает в себя более 90 000 сайтов Рунета