3 способа проверить посещаемость чужого сайта, конкурента
Содержание
3 способа узнать посещаемость чужого сайта
Статистика посещаемости сайта — это количество пользователей зашедших на ресурс и то сколько просмотров сайта было совершено за определенный период времени.
Рассмотрим самые популярные web — ресурсы которые помогают узнать эту информацию.
SimilarWeb
Данный сайт позволяет всесторонне изучить трафик на сайтах конкурентов. В его базе содержится аналитика более 100 миллионов интернет — адресов. Сервис провел индексацию 10 миллиардов страниц. Ресурс дает расчет трафика, количество просмотров, оценку целевой аудитории, сравнение доменов и анализ приложений для смартфонов. SimilarWeb имеет возможность проведения анализа конкурентов и конверсии сайтов.
Основные особенности:
-
Содержит информацию по рекламным компаниям доменов;
-
Исследование факторов поведения;
-
Предоставляет информацию об активности доменов в соцсетях;
-
Объем трафика публичных ресурсов;
-
Представлена аналитика частотных запросов поиска связанных с сайтом;
-
Каналы трафика и его объем.
Pr-Cy
Сайт содержит много инструментов, которые помогают проверить трафик и конверсию сайтов. Доступна возможность отслеживать статистику посещаемости сайта у которого нет счетчиков. В наличии имеется удобный SEO-оптимизатор.
Основные особенности:
-
Точная аналитика;
-
Проверка позиций и технических особенностей сайтов;
-
Проверка ключевых факторов сайта;
-
Аудит.
Be1
Сервис имеет разнообразные функции для SEO исследований. Помогает проводить внутреннюю оптимизацию, использовать инструменты анализа, отслеживания санкций сайтов и фильтры поисковиков.
Имеет отчеты в два графика:
-
График посещаемости сайта за шестимесячный срок;
-
Диаграммы содержащие историю посещений.
Основные особенности:
-
Приличная точность информации;
-
Ресурс бесплатный;
-
Ряд дополнительных возможностей, в том числе расширение SEO- ядра.
Плюсы и минусы
Рассмотрим основные достоинства и недостатки этих трех ресурсов.
SimilarWeb
Плюсы:
-
Достаточно точные сведения;
-
Основные данные предоставляются бесплатно.
Минусы:
-
Плохая локализация;
-
Полная версия доступа стоит дорого;
-
Неудобства в приобретении платной подписки.
Pr-Cy
Плюсы:
-
Точность данных;
-
Просмотр посещаемости даже если статистика скрыта;
-
Выбор периода просмотра посещаемости.
Минусы:
-
Для проверки посещаемости необходима регистрация;
-
Существует лимит проверок.
Be1
Плюсы:
-
Отображает местоположение пользователей;
-
Отличная оценка видимости сайта;
-
Много дополнительных опций;
-
Сервис бесплатный.
Минусы:
-
Динамика посещаемости иногда дает не совсем точные данные;
-
Точность информации связана с данными от SimilarWeb.
2 способа узнать посещаемость своего сайта
Если вы хотите изучить статистику посещаемости своего сайта, то для этого отлично подходят иные ресурсы. «Яндекс.Метрика» и «Google Аналитика», один российский и зарубежный. Информация в каждом из них точная и они стабильно работают в Российской Федерации.
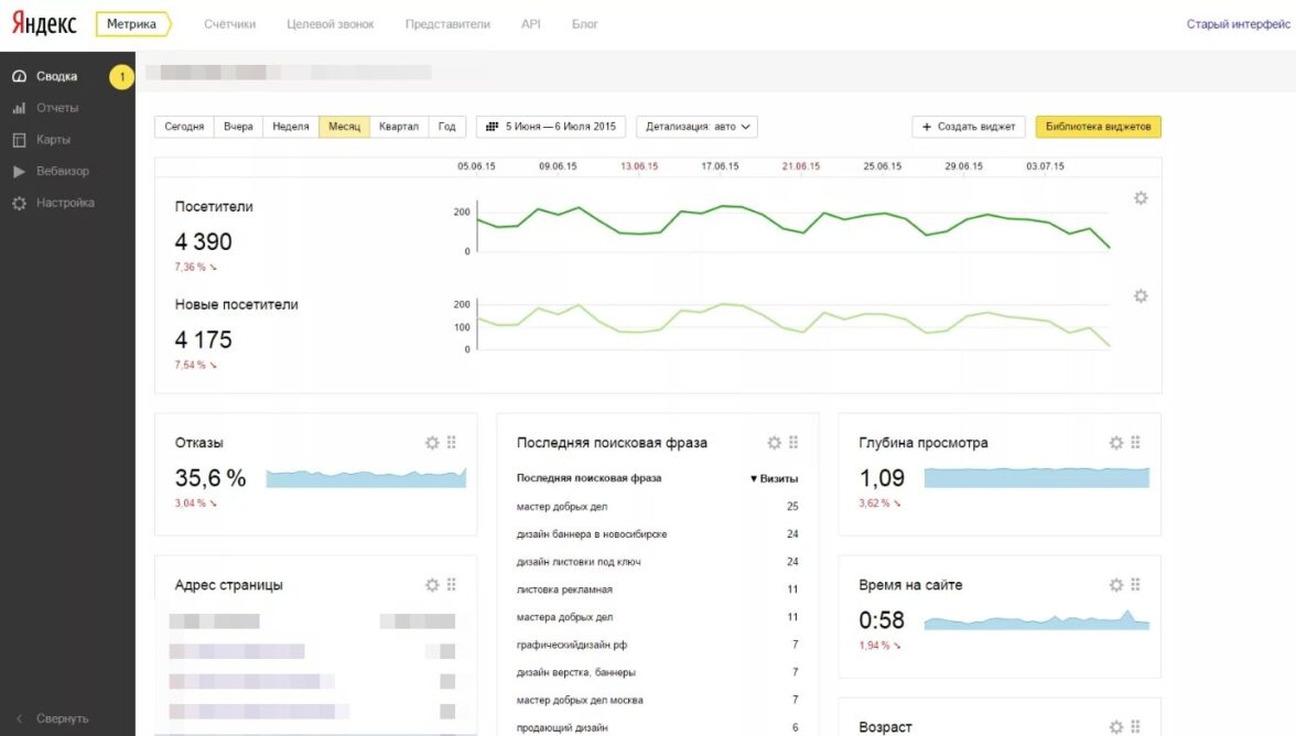
«Яндекс.Метрика»
Удобная web-аналитика с разнообразными возможностями ничуть не уступает иностранным аналогам. Быстро и просто дает возможность оценки динамики трафика за конкретный период времени и показывает особенности факторов поведения.
Основные особенности:
-
Дает четкую информацию об общем трафике сайта;
-
Показывает динамику по датам;
-
Может отображать и скрывать сведения с роботами;
-
Показывает проценты новых посетителей;
-
Дает детальный анализ;
-
Проводит сравнение различных сегментов по выставленным условиям.
«Google Аналитика»
Самый популярный в мире ресурс с аналитикой сайтов. Содержит статистику посещаемости, графики конверсии сайта, диаграммы анализа пользователей по разным категориями.
Основные особенности:
-
Содержит кроссплатформенную аналитику;
-
Имеет сортировку данных по категориям демографии региона;
-
Разбивает отчетную информацию по характеристике мобильных гаджетов;
-
Имеет различные системные параметры.
Сводная таблица: плюсы и минусы
«Яндекс.Метрика»
Плюсы:
-
Очень точная информация, большой объем данных;
-
Удобный интерфейс;
-
Есть вебвизор для просмотра действий пользователя.
Минусы:
-
Без доступа к счетчику доступна проверка только собственных сайтов;
-
Нет архива данных.
«Google Аналитика»
Плюсы:
-
Имеется поддержка всех сервисов Google;
-
Точно оценивает показатели трафика.
Минусы:
-
Неудобный интерфейс;
-
Показатели трафика доступны только владельцу сайта;
-
Сложная пользовательская логика.
Заключение: почему трафик не растет
Вы часто изучаете трафик и заметили что число статистических данных не меняется или даже падает, то причины связаны со следующими факторами:
-
Некачественный, нерелевантный контент — поисковики стали четко анализировать содержание сайтов и распознают информацию, которая не соответствует ряду требований, поэтому неактуальные сайты уходят вниз выдачи.
-
Сайт содержит слишком много высокочастотной семантики. Для того, чтобы этого избежать, следует оптимизировать страницы сайта в соотвествии с низкими или средними запросами.
-
Медленные сайты — если страницы долго грузятся, то это сильно влияет на факторы ранжирования.
-
Сайт пессимизирован — ресурс может находится под фильтрами и лишается трафика.
-
Плохо оптимизированный сайт. Если с сайтом работает низкоквалифицированный специалист, то скорее всего ваш сайт лишен адекватного продвижения и трафика.
