Как увеличить трафик салона красоты в 5 раз с Яндекс.Бизнесом
Дела у компании идут неплохо: в салоне много постоянных клиентов, которые довольны профессиональной работой мастеров.
Наша задача — увеличить охваты, повысить узнаваемость салона с помощью Яндекс.Бизнес.
Ход работы
Изначальный план:
-
Сверить информацию на картах;
-
Отработать отзывы (есть предложение по системе лояльности для этих клиентов);
-
Разместить фото салона на картах;
-
Добавить информацию в категории «особенности»;
-
Добавить товары и услуги и их описание;
-
Выставить актуальные новости в формате неисчезающих постов.
План работы по факту:
1. Заполнили, сверили и дополнили информацию на картах.
2. Добавили информацию в категории «особенности».
3. Оформили карточки товаров и услуг. Фотографии работ нам предоставили мастера, которые мы, в последующем, оформили в едином стиле.
Было принято решение добавлять небольшую пометку «ТОП-стилист» на те услуги, которые выполнялись более опытным мастером и отличались по стоимости.
4. Добавили фотографии интерьера и оборудования:
5. Оформили актуальные новости в формате неисчезающих постов.
И добавили истории.
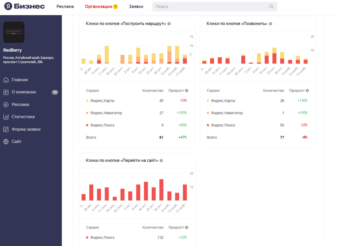
Результаты
Статистика заметно улучшилась — увеличились охваты:
Поднялись в поиске на выдаче:
Грамотное заполнение информации помогает повысить охваты и узнаваемость салона
Профиль RedBerry стал заметнее в Яндекс.Картах, тем самым увеличилась конкурентоспособность среди салонов.
Спустя 3 месяца рекламы мы получили статус «Хорошее место»
Как с нами связаться:
-
info@live-n.ru
-
+7 (963) 521–30–30