07.11.2025, 17:44

Как автоматизированные дашборды ускорили принятие решений и освободили маркетинг от Excel

Кейс Webit и AST.WINE.

Фото: stock.adobe.com — Pixel-Shot

Управлять бизнесом сложно, когда данные живут в разных таблицах и сервисах. AST.WINE, интернет-витрина одного из крупнейших алкогольных дистрибьюторов России, столкнулась с этим на практике. Маркетинг тратил часы на сбор информации, отчеты тормозили, и каждая новая выгрузка превращалась в отдельный мини-проект. Компания решила это изменить, и Webit стал ее надежным партнером в достижении цели.

Задача: когда стандартных отчетов стало недостаточно

AST.WINE растет и развивается: появляляются новые винотеки, расширяется продуктовая матрица, маркетинг тестирует каналы и кампании. Но с ростом стало очевидно: существующих отчетов не хватает, бизнесу важно понимать, что именно дает результат и куда двигаться дальше.

Компания поставила четкую задачу: «Покажите, что продается, где и когда. Откуда пришли заказы. Какие источники приводят к покупке, а не просто к клику. Как соотносятся план и факт. И все это в понятном, живом виде, без Excel».

По сути, требовался инструмент, который объединял бы данные из онлайн-источников и офлайн-данные по продажам в винотеках. Такой инструмент должен был стать не просто отчетной системой, а полноценной платформой бизнес-аналитики для оперативного и точного управления.

До старта проекта данные хранились в Яндекс Метрике, Битрикс24, Google Sheets и на FTP-сервере. Визуализации и мониторинга не было, а каждое обновление отчета занимало много времени: требовались ручные выгрузки, при которых сохранялся риск потери данных.

Решение: от бизнес-задачи до BI, который работает сам

Работу начали с самого важного — погружения в бизнес и формализации задачи. Совместно с AST.WINE зафиксировали, какие данные критичны для принятия решений: сезонность, трафик по источникам, заказы и выкуп по винотекам, категории товаров, план-факт выручки. На этой основе собрали шаблон дашборда, согласовали макет и перешли к проектированию системы.

Чтобы аналитика была не просто красивым отчетом, а надежным и автономным инструментом, мы спроектировали инфраструктуру под ключ. Вся система развернута на стороне клиента: сервер в Яндекс Облаке, база данных ClickHouse, задачи по расписанию через Cron, автоматические уведомления об ошибках в Telegram.

Данные агрегировали из всех рабочих источников: Яндекс Метрики, Битрикс24, Google Sheets, FTP-сервера. Всю обработку реализовали через Python-скрипты. Результатом стало единое хранилище с чистыми структурированными данными, где все готово для анализа.

Реализация шаг за шагом

1. Поняли, что важно бизнесу.

Собрали и зафиксировали требования: какие метрики нужно отслеживать, какие разрезы использовать, как сопоставлять сезонность и спрос. Подготовили шаблон дашборда, показали вживую, согласовали.

2. Настроили архитектуру.

Развернули сервер в Яндекс Облаке, установили ClickHouse, настроили автоматический запуск ETL-скриптов через Cron. Данные клиента остаются только на его стороне, максимальная автономия.

3. Подключили источники и обработали данные.

Собрали данные из Метрики, Битрикса, SEOWORK, Google Sheets и FTP. Обработали с помощью Python, привели к единому виду и загрузили в ClickHouse.

4. Построили базу под аналитику.

Продумали структуру таблиц: трафик, выручка, заказы, категории. Учитывали масштабируемость, ведь объемы данных продолжают расти.

5. Сделали визуализацию в DataLens.

Теперь AST.WINE видит:

  • откуда пришел заказ;

  • был ли выкуплен;

  • что купили и где;

  • как все это соотносится с сезоном и планом.

Вся картина продаж на одном экране

6. Добавили интерактив и гибкие фильтры.

Маркетинг может разрезать данные по дате, винотеке, источнику трафика и сравнить показатели прямо в дашборде, без пересчетов и ожидания отчета.

Фильтруй, сравнивай, анализируй — все в одном дашборде

7. Настроили мониторинг.

Система отслеживает ошибки в работе скриптов и отправляет уведомления в Telegram, аналитик быстро реагирует и устраняет сбои.

Результат: полная картина бизнеса на одном экране

Раньше каждый отчет был квестом. Теперь это один дашборд, где все нужное под рукой: выручка по винотеке, конверсии, процент выкупа, состав заказов, динамика спроса, сравнение с планом и даже сезонность по поисковому трафику.

Вот ключевые метрики, которые мы визуализировали:

  • Данные по сезонности и поисковому трафику — визуализация динамики спроса по сезонам и сопоставление с поисковым трафиком.

Сезонность под контролем: спрос и трафик в одной шкале

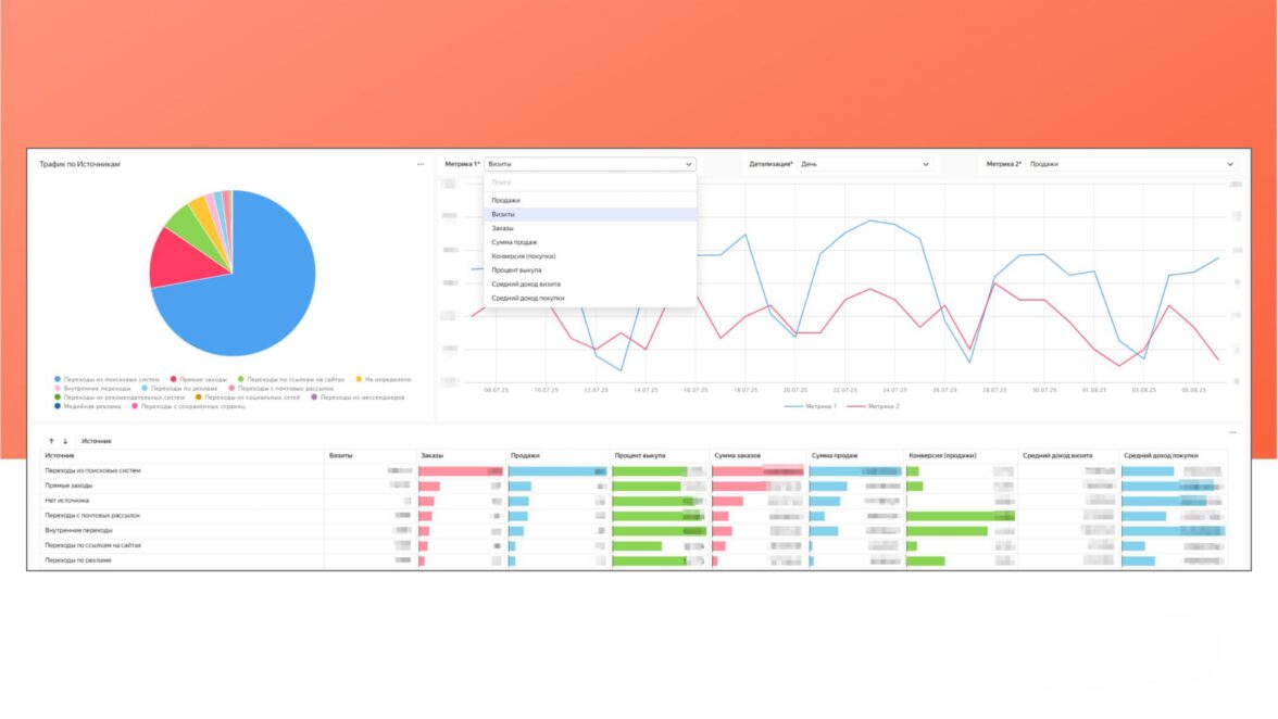
Данные по трафику по источникам — визуализация трафика по различным каналам (органика, платные каналы, социальные сети и реферальные ссылки).

  • Данные по заказам — отслеживание количества и сумм заказов с разных источников.

  • Данные по винотекам — визуализация количества заказов и выручки по каждой винотеке.

  • Данные по выкупленным заказам — процент выкупленных заказов по каждой винотеке с возможностью фильтрации по периодам.

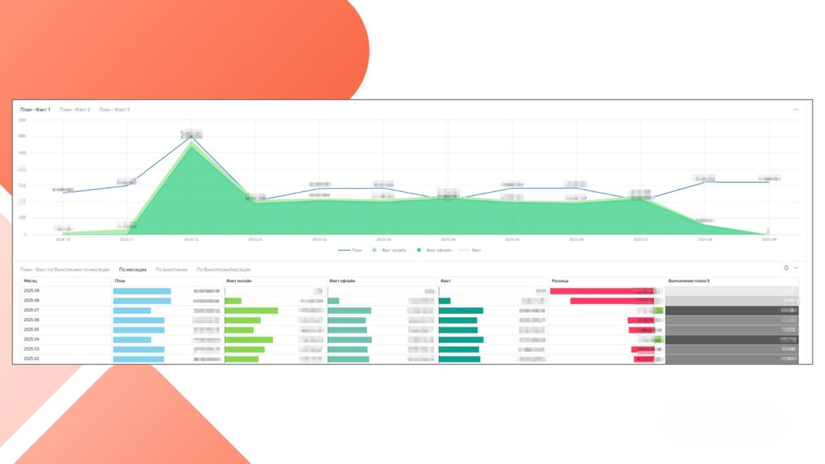
  • Данные по плану и фактической выручке — сравнение плановых и фактических показателей выручки по винотекам.

План vs факт наглядно

  • Данные по составу заказов — визуализация состава заказов по категориям товаров для каждой винотеки.

  • Данные по категориям товаров — визуализация продаж по товарным категориям в каждой винотеке.

После запуска система быстро стала частью рабочих процессов. Ее оценили и маркетинг, и руководство — теперь не нужно ждать, пока «соберут таблички». В любой момент можно открыть дашборд и посмотреть, как идут дела по конкретной винотеке, бренду или дате.

И самое важное! Отчеты теперь не просто фиксируют ситуацию, а помогают действовать. Где просели продажи? Какие категории выстрелили? Ответы приходят за секунды, в тот самый момент, когда нужно принимать решение.

Мгновенные ответы для быстрых решений

Что взять на заметку другим компаниям

Масштабный BI-проект стал для нас вызовом и драйвером роста одновременно. Мы не просто закрыли задачу, а собрали действительно рабочую систему, которая живет, развивается и помогает принимать решения каждый день.

Вот главные выводы, которые точно пригодятся другим брендам.

  • Централизация и автоматизация. Без этого с современными данными не справиться.ClickHouse + DataLens = мощная и стабильная связка даже при больших объемах.

  • Визуализация — это не просто красиво. Это способ быстрее принимать решения.

  • Telegram-логи с ошибками — мелочь, без которой легко потерять надежность.

  • Облако дает гибкость и независимость от подрядчиков.

Для AST.WINE дашборды стали не модной фичей, а частью бизнес-процессов. Система помогает быстрее реагировать, видеть неочевидное и увереннее принимать решения. А для нас — это кейс, который укрепил и подтвердил экспертные компетенции агентства.

Правильная выстроенная аналитика, которая быстро дает возможность получить картину происходящего — половина успеха вашего маркетинга и коммерции. Экспертиза агентства в построении правильной архитектуры и структуры дашбордов важна не меньше, чем те данные, которые вам необходимо получать. Если вы задумываетесь, как перевести аналитику на новый уровень, то время пришло.

Елена Шкирдова
Директор по электронной коммерции и операциям AST
webit
Webit — полносервисное агентство, занимающееся полным сопровождением e-com проектов. Разрабатываем и поддерживаем сайты с упором на SEO-оптимизацию и маркетинг. На рынке digital с 2003 года.