21.01.2025, 18:25

Как анализировать инфоповоды с помощью сюжетов соцмедиа Brand Analytics — сравнение премьер сериалов

Компаниям, которые выводят на рынок новые продукты, стоит учитывать действия конкурентов. Ни один бренд не существует вне контекста рынка. Более того, у потенциальных клиентов с каждым днём появляется всё больше альтернатив для закрытия потребностей. Как в такой ситуации понять, как отработали ваши кампании по продвижению? Смогли ли вы заинтересовать целевую аудиторию? В материале расскажем, как анализировать продвижение продукта и конкурентов, с помощью сюжетов соцмедиа Brand Analytics, — на примере сравнения премьер отечественных сериалов.

Больше о Сюжетах соцмедиа Brand Analytics — читайте в статье

Для изучения инфополя вокруг бренда и анализа эффективности продвижения мы создали отраслевую тему мониторинга — использовали ключевые слова по всем крупным игрокам и индустрии онлайн-кинотеатров в целом. Это позволило получить достаточно данных для анализа.

Чтобы быстрее выявить в потоке сообщений обсуждения конкретных сериалов, мы использовали тегирование, а определить самые обсуждаемые сериалы осени нам помог BrandGPT. Период анализа — с 21 октября до 3 ноября 2024 года, когда платформы, скорее всего, активно продвигали актуальные премьеры перед стартом показов.

Делимся пошаговым планом, как сравнить продвижение с конкурентами и оценить эффективность инфоповодов — с сюжетами соцмедиа.

1. Выявляем конкурентов: какие сериалы осеннего сезона 2024 попали в поле внимания пользователей соцмедиа

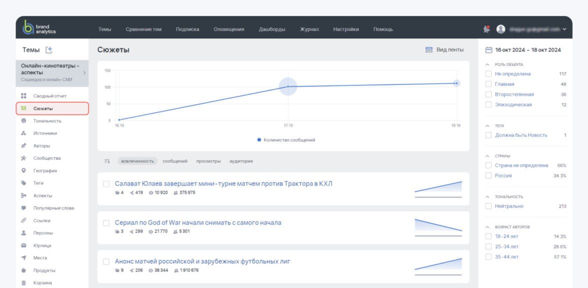
Сервисы для просмотра контента онлайн запускают тысячи различных продуктов — не только сериалы, но и фильмы, и спортивные шоу. Контент активно обсуждают пользователи соцмедиа. Если один и тот же инфоповод в публичном поле упоминают 3 и более раз — система Brand Analytics объединяет такие сообщения в сюжет, а ИИ пишет для такого сюжета простой и понятный заголовок. Все сюжеты за период анализа можно посмотреть в отчёте «Сюжеты».

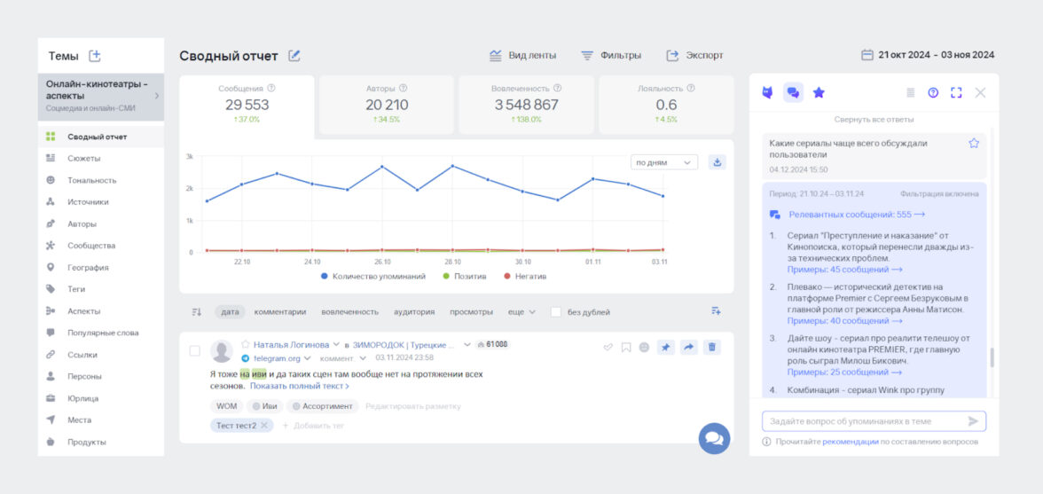
Определить, какие именно премьеры онлайн-кинотеатров активно промоутировались в октябре-ноябре, помог ИИ-ассистент аналитика соцмедиа BrandGPT.

Как аналитику соцмедиа использовать умного ИИ-ассистента BrandGPT — читайте в статье

Определить, какие инфоповоды в контексте премьер сериалов осенью 2024 обсуждали пользователи, нам помогли сюжеты соцмедиа в Brand Analytics. Для этого в системе есть одноимённый отчёт «Сюжеты», где автоматически собираются все сюжеты на основе обсуждений соцмедиа. Наполнение сюжетов можно отслеживать как в режиме реального времени, так и за конкретный период, изучать динамику развития сюжета — на графике.

Мы задали BrandGPT вопрос «Какие сериалы обсуждали пользователи?». Конечно же, в интересующий нас период аудитория обсуждала не только премьеры. Вот какие сериалы по версии BrandGPT попали в поле внимания пользователей соцмедиа в октябре-ноябре 2024:

  1. Сериал «Преступление и наказание» от Кинопоиска.

  2. Исторический детектив «Плевако» в сервисе Premier.

  3. «Дайте шоу» — сериал про реалити телешоу от Premier.

  4. «Комбинация» от Wink.

  5. «Лихие» в онлайн-кинотеатрах Okko и Start.

  6. Сериал с элементами фэнтези «Молот ведьм» на Start и Okko.

  7. «Амура» на Kion. 

  8. «Первый номер» на Kion.

  9. Сериал о жизни создателя группы «Король и Шут» Михаила Горшенёва.10. «Дети перемен» от Start и Wink.

Для анализа мы использовали только сообщения о премьерах сериалов, то есть о том контенте, который онлайн-кинотеатры только-только запустили к показу:

  • «Лихие» — премьера 24 октября 2024;

  • «Дайте шоу» — премьера 1 ноября 2024;

  • «Молот ведьм» — премьера 2 ноября 2024;

  • «Преступление и наказание» — премьера 2 ноября 2024;

  • «Плевако» — премьера 7 ноября 2024.

2. Размечаем поток сообщений по конкурентам — добавляем теги по премьерам

Чтобы выделить для анализа только сюжеты по премьерам, мы создали к ним соответствующие теги. Для этого использовали ключевые слова по названию сериала. Чтобы оставить для анализа только сюжеты по нужным нам сериалам, мы задали теги по названиям премьер. После добавления тегов в тему мониторинга все сообщения, где упоминается та или иная премьера, были автоматически размечены.

Читать инструкцию по работе с тегами в Brand Analytics

3. Оцениваем эффективность продвижения: о каком сериале чаще всего говорили пользователи соцмедиа

Понять, насколько активно продвигались премьеры, можно, изучив отчёт «Теги». Мы задали теги по премьерам, и можем увидеть динамику упоминаний нужных нам сериалов за период. В октябре-ноябре 2024 года лидировал сериал «Преступление и наказание».

Оценить, как аудитория восприняла инфоповоды, что именно обсуждали пользователи в контексте премьр, нам помог отчёт «Сюжеты». Мы выделили для анализа сюжеты только по сравниваемым премьерам — с помощью фильтра по тегам.

Для каждого сюжета соцмедиа в Brand Analytics автоматически рассчитываются и выводятся показатели:

  • Количество сообщений в сюжете.

  • Просмотры — сколько просмотров получили все сообщения сюжета.

  • Аудитория — сколько пользователей потенциально смогут увидеть сообщения.

  • Вовлечённость — совокупность реакций (лайков, комментариев, репостов) на все сообщения сюжета.

Нам было интересно понять, как интенсивно пользователи обсуждали инфоповоды по конкретным премьерам и какой охват аудитории при этом удалось достичь. В системе Brand Analytics можно оценить показатели просмотров, аудитории, вовлечённости в совокупности по всем сюжетам за период. Для этого нужно использовать функцию «Объединить в один сюжет» и собрать все сюжеты по премьере — в один.

Заголовок объединённого сюжета будет выбран по первому сюжету, который вы выбрали для объединения.

Какая премьера лидирует по количеству сообщений и просмотрам? Активнее всего пользователи обсуждали сериал «Преступление и наказание». Также этот сериал получил больше всего просмотров сообщений.

4. Оцениваем интерес аудитории: какой запуск премьеры вызвал больше всего реакций пользователей

Для анализа эффективности PR-кампаний важно понимать не только количество полученных упоминаний (сообщений), но и то, как аудитория реагировала на них. В инструменте «Сюжеты» в темах соцмедиа для оценки реакции можно посмотреть на показатель вовлечённости. В нашем сравнении лидером по этой метрике стал сериал «Лихие».

Чтобы выяснить, какие упоминания дали высокую вовлечённость, можно посмотреть на конкретные сообщения внутри сюжетов. Для этого в сюжетах можно воспользоваться сортировкой сообщений по ключевым показателям. В нашем случае отсортируем сообщения по вовлечённости. Увидим, что крупные блогеры были на премьере, о чём и рассказали в своих постах.

Любопытной с точки зрения охвата аудитории кажется премьера «Плевако»: всего 4 сюжета дали охват в 15,6 млн пользователей. Сортировка по аудитории внутри конкретного сюжета помогла понять, что охват обеспечили публикации селебрити, который исполнил главную роль в сериале.

Важно: лента каждого отдельного сюжета показывает все сообщения сюжета без привязки к периоду, установленному в отчёте.

5. Изучаем продвижение: какие инфоповоды и как использовались

Чтобы понять логику действий конкурентов в продвижении, можно посмотреть, какие именно инфоповоды они инициировали в публичном поле. С этой точки зрения интересен, прежде всего, лидер по количеству сообщений — сериал «Преступление и наказание». Можно дополнительно отсортировать ленту сюжетов, чтобы найти самые обсуждаемые инфоповоды.

Создатели «Преступления и наказания» основательно подошли к промо проекта, у него больше всего сюжетов за период. Какие заходы к инфоповодам использовали:

  • Перенос премьеры и обсуждения причин этого события;

  • Светское мероприятие — премьера в Москве;

  • Информация о персонах вокруг премьеры — об актёрах, сыгравших главных героев, об авторе саундрека к сериалу и других известных личностях;

  • Книжный подкаст в поддержку сериала.

Для отчётности или более глубокого соцмедиа анализа, особенно если речь идёт о сотнях и более инфоповодов, тысячах сообщений, можно использовать инструменты экспорта. В Brand Analytics можно выгрузить сюжеты за период и сообщения сюжетов — в экспортах Сводного отчёта. Для этого нужно выбрать формат экспорта (PDF, XLS или Word), проставить галочки напротив выгружаемых отчётов, указать, сколько самых обсуждаемых в соцмедиа сюжетов за период вы хотите видеть в выгрузке.

Также все сообщения конкретного сюжета в форматах PDF и XLS удобно экспортировать с помощью соответствующей кнопки внутри сюжета.

Что запомнить: как использовать сюжеты соцмедиа для анализа инфоповодов

  1. Если вы продвигаете новый продукт, смотрите на конкурентное окружение — какие ещё проекты есть на рынке, какое у них промо.

  2. Следить за инфополем в режиме реального времени удобно с помощью отраслевой темы в Brand Analytics.

  3. Ориентироваться в потоке упоминаний проекта и конкурентов позволяют теги. С помощью них можно разметить и анализировать сообщения о разных продуктах.

  4. Чтобы понять, было ли ваше продвижение успешным, можно сравнить, насколько активно пользователи обсуждали инфоповоды вокруг проекта и его конкурентов — с помощью сюжетов соцмедиа.

  5. Сюжеты соцмедиа в Brand Analytics позволят увидеть, какие инфоповоды попали во внимание аудитории: как инициированные вами, так и запущенные извне — инфлюенсерами, селебрити, обычными пользователями.

  6. Оценить охват целевой аудитории позволит метрика Просмотры, а понять интерес можно с помощью показателя Вовлечённости. Чтобы выявить причины всплеска по этим показателям, сортируйте по ним сообщения внутри сюжетов.

  7. Изучайте, какие именно инфоповоды попадали в поле
    внимания аудитории. Так вы сможете понять принципы продвижения проекта.


Отслеживать развитие инфоповодов в соцмедиа удобно с помощью системы анализа соцмедиа и СМИ Brand Analytics. Попробовать возможности системы можно бесплатно уже сейчас — запросите демодоступ к Brand Analytics.

Brand Analytics
Brand Analytics — российская инновационная ИТ-компания, разработчик одноименной системы мониторинга и анализа социальных медиа и СМИ.