13.09.2023, 12:50

11 задач в маркетинге, которые можно автоматизировать уже сейчас

Возможности автоматизации находят свое применение сегодня во многих областях маркетинга: от написания текстов с помощью ИИ до персонализации контента для потребителя. Рассмотрим 11 задач, с которыми чаще всего сталкиваются маркетологи малого и среднего бизнеса и для которых уже есть готовые решения.

Отслеживание KPI

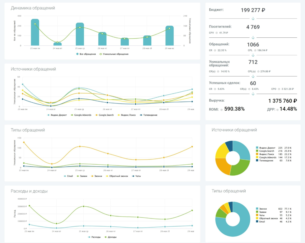
Мониторинг годовых и месячных KPI лучше проводить на протяжении всего отчетного периода, чтобы вовремя заметить отклонения и среагировать на них. Если вы отслеживаете динамику посетителей на сайте, обращения из разных источников, расходы на рекламу или количество заказов, то сбор подобных данных для анализа можно упростить с помощью дашбордов. Например, выводить основные показатели в сводку Яндекс.Метрики, консолидировать данные в Power BI или смотреть динамику в сервисах сквозной аналитики.

Из плюсов таких систем: все показатели собраны в одном месте, а мониторинг и обновление данных осуществляется практически в режиме реального времени.

Пример дашборда с ключевыми показателями в сервисе сквозной аналитики Calltracking.ru

Сбор аналитических данных

Если вам необходимо смотреть десятки показателей по разным каналам и инструментам, то сэкономьте себе время на заход в каждый сервис и анализ показателей с помощью заказа автоматических отчетов, отправляемых в мессенджер или на почту. Так, например, Яндекс.Метрика умеет передавать прямо в телеграм сводку по посещаемости сайта, сервисы email-рассылок вышлют вам информацию про эффективность отправленных писем, а CRM-системы могут уведомить о количестве обращений и сделок за определенный промежуток времени. Настройте периодичность, выберите обязательные показатели и удобный канал для получения отчетов.

Ответы на вопросы клиентов

Задача, которая может относиться как к отделу продаж, так и маркетингу. Нередко встречаются ситуации, особенно в сегменте SME (англ. Small and medium-sized enterprises — малые и средние предприятия), когда взаимодействие с клиентом в основном лежит на маркетологе. Частые вопросы по товарам, оформлению заказа, доставке и послепродажном обслуживании можно использовать как основу для чат-бота на сайте или в мессенджере. Использование автоматических ответов сэкономит ваше время на общении, написании ответов и решении типовых вопросов.

Сопровождение покупки и допродажа

На всем пути от формирования заказа до повторной покупки важно сопровождать клиента и заботиться о нем. Положил товар в корзину, но не заказал? Посетитель записался только на массаж, хотя у вас сейчас хорошая акция на SPA-процедуру? Чтобы сэкономить время на взаимодействии с покупателем, настройте автоматические письма по типовым триггерам: например, уведомление о брошенной корзине, информирование о принятии заказа и успешной оплате, напоминание о скором приеме у мастера, допродажа сопутствующих товаров и услуг и пр.

Сбор обратной связи от клиентов

Периодические пульс-опросы для оценки удовлетворенности покупателей, сбор отзывов об использовании продуктов или работе ваших сотрудников — еще одна рутинная задача, которую можно упростить. Настройте автоматическую отправку email-письма или сообщения в мессенджер с просьбой дать обратную связь через 2–3 дня после покупки, собирайте данные через Google Формы или Яндекс Формы и смотрите результаты опроса в виде диаграмм.

Пример рассылки у Леруа Мерлен для сбора отзывов после покупки

Обновление базы для рассылок

Задача, которая включает в себя не только пополнение базы, но и ее актуализацию. Для начала разместите формы подписки на рассылку на сайте или в других местах и настройте автоматическую передачу адресов из этих форм в сервисы рассылок, чтобы не выгружать периодически вручную контакты и добавлять их в списки для отправки. Затем используйте инструменты обновления: не прячьте ссылку на отписку, чтобы не вызвать негатив у пользователей, и используйте автоматические правила для удаления тех клиентов, которые не читают ваши письма на протяжении долгого времени. Такие способы упростят управление базой подписчиков и помогут обеспечить актуальность данных.

Публикации в соцсетях

Облегчить себе жизнь можно путем использования сервисов автоматических публикаций — это полезно, когда вы работаете над несколькими проектами и на нескольких площадках. С автопостингом значительно снижается количество ошибок, когда можно перепутать даты у постов, не выложить вовремя материал или забыть опубликовать его на какой-то из площадок. В функционале современных планеров имеется не только отложенный постинг, но и сбор аналитики, автоматическое добавление UTM-меток, встроенные редакторы, дублирование контента с сайта и импорт RSS-лент.

Написание и рерайт текстов

Актуально для тех маркетологов, которым необходимо постоянно создавать большое количество единиц контента — статьи для блогов, посты в соцсети, тексты для email-рассылок и пр. Написание текстов с нуля или рерайт для повышения уникальности уже готовых материалов — это те задачи, которые можно поручить ИИ-помощнику. Автоматизируйте создание текстов или основ для них, ведь куда проще корректировать и дорабатывать уже существующий материал, чем писать с чистого листа. Например, у SMMplanner есть встроенный в личный кабинет инструмент для генерации постов или создания целых контент-планов.

AI Ассистент для написания постов и контент-планов в сервисе отложенного постинга SMMplanner

Управление ставками в рекламе

Используйте бид-менеджеры в своей работе, чтобы оптимизировать управление контекстной рекламой на основе заданных параметров и целей. Ручное управление ставками, особенно если речь о сотнях ключевых слов — затратная по времени работа. Биддер, в свою очередь, автоматически проводит корректировку ставки несколько раз в сутки, позволяя поддерживать необходимую позицию в выдаче или рекламной сети, но при этом оставаться в рамках бюджета.

Отслеживание упоминаний и отзывов в сети

Чтобы не просматривать каждый день сайты-отзовики или соцсети в поисках упоминаний компании, требующих вашего внимания, воспользуйтесь автоматическими системами мониторинга. Сервисы вроде Медиалогии, Brand Analytics, YouScan или IQBuzz анализируют СМИ, соцсети и другие площадки и собирают упоминания о компании и продукте в одном отчете. Некоторые системы также умеют определять тональность сообщений и уведомлять об этом, чтобы вы могли вовремя среагировать на негатив.

Пример отчета по упоминаниям в сети в сервисе Brand Analytics

Планирование повторяющихся задач

Периодические задачи по подготовке отчетов, проверке эффективности рекламы и публикаций у партнеров, написанию контент-плана для соцсетей или верстке ежемесячного дайджеста не нужно держать в голове или надеяться на стикеры на рабочем столе. Заведите шаблоны для таких повторяющихся задач в таск-трекере. Они будут появляться в назначенный день и уведомлять о делах, которые нужно не забыть сделать. Если вы еще не используете таск-трекер и ведете все задачи в Excel или ежедневнике, то обязательно рекомендуем попробовать для работы, например, Todoist, YouTrack или Asana.

В заключение

По нашему опыту, автоматизация маркетинговых задач — это эффективный способ сократить время и усилия, затрачиваемые на выполнение рутины, чтобы сосредоточиться на более важных, стратегических задачах. Описанные способы также позволяют повысить эффективность маркетинговых кампаний и улучшить качество обслуживания клиентов. Однако помните, что автоматизация не заменяет человека и его знания, она требует правильной настройки и периодического контроля корректности работы.

Calltracking.ru
Calltracking.ru — система сквозной аналитики, которая позволяет оценивать работу отдела маркетинга и продаж по 63 показателям. Отслеживайте эффективность всех рекламных каналов, определяйте источники квалифицированных звонков и заявок, контролируйте стоимость привлечения лидов. • Собираем все лиды в одном месте: звонки, чаты, заявки и не только • Показываем, с какой рекламы пришли лиды • Знаем, какая реклама […]