29.01.2025, 17:29

Что нужно знать для успешного продвижения сайта ссылками — анализируем обновления поисковиков, ошибки оптимизаторов и сложности поиска площадок

В 2024 году поисковые системы Google и Яндекс внедрили ряд апдейтов, которые отразились на ранжировании сайтов в выдаче.

Александр Шестаков, руководитель платформы LinksSape, рассказал, как эти обновления повлияли на линкбилдинг и как выстроить ссылочную стратегию для эффективного продвижения сайта.

Как обновления поисковых систем повлияли на продвижение ссылками

Обновления поисковиков случаются ежегодно и часто сопровождаются дискуссиями о снижении значимости ссылок и эффективности линкбилдинга. Часть ресурсов в выдаче действительно утратила свои позиции, однако, просадки связаны не с тем, что для продвижения этих сайтов закупались ссылки. Они отмечались, в первую очередь, у тех ресурсов, которые были созданы с помощью нейросетей — путем массовой генерации текстового контента без редактирования.

Сегодня поисковики ставят на первое место ценность контента для аудитории. Тексты, созданные по примитивным промптам и практически без участия человека, такой ценности не несут. Метод машинного создания и наполнения сайтов стал популярным из-за скорости и экономичности, но, как мы видим, поисковики быстро взялись за подобные ресурсы. Подчеркнем, что если сайт создается с помощью поэтапной структурированной генерации нейросетями, со сложными промптами и обязательной редактурой, подобного не происходит.

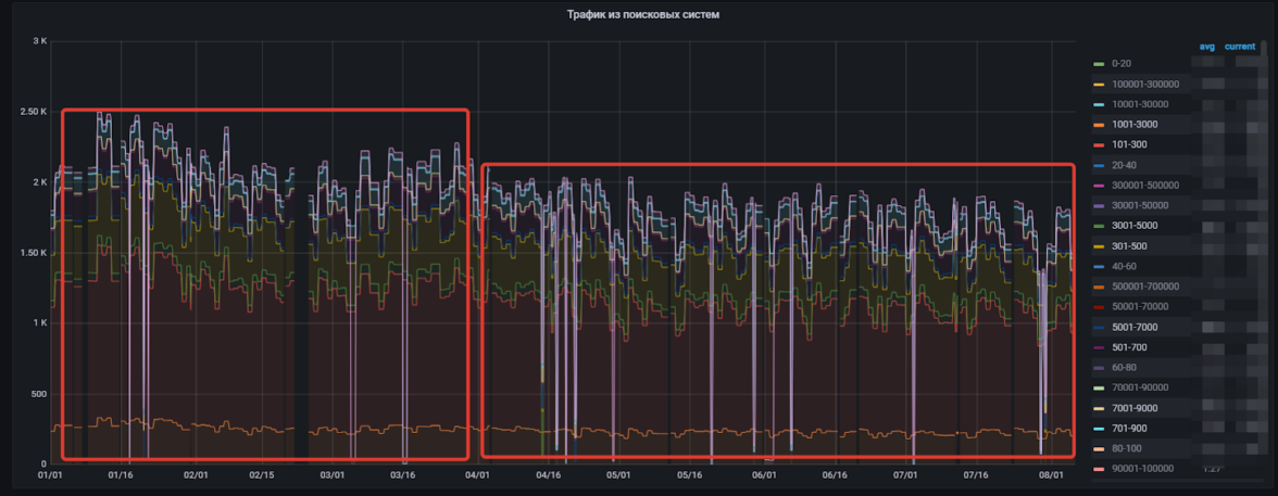
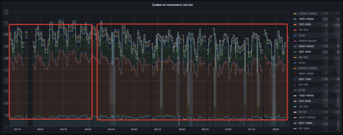
Можно проверить эту гипотезу, изучив базу сайтов нашей платформы. Если проанализировать статистику до ряда апдейтов Google и после, получается следующее:

После крупных апдейтов поисковых систем заметно сезонное выпадание примерно 15–20% ресурсов с показателем посещаемости 100–1 000 — в пределах нормы

Выпадания из базы ресурсов с посещаемостью 1 000–70 000 не отмечено — только типичное сезонное колебание

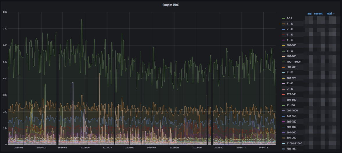
Изучение показателя ИКС также не показывает изменений за рамками сезонности. Ресурсы, закупавшие ссылки, имеют все такой же высокий индекс качества:

Некоторые сайты, использовавшие массовую генерацию контента с помощью ИИ, все же потеряли позиции

Из этого следует, что у качественных сайтов позиции не просели, несмотря на изменения в поисковых алгоритмах. У менее качественных ресурсов в подавляющем большинстве просадок также нет. При этом все сайты закупали ссылки — следовательно, линкбилдинг работает так же эффективно, как и раньше, а апдейты поисковиков направлены на получение более полезной и уникальной выдачи.

Эффективность линкбилдинга, подтвержденная на практике

Качественный ссылочный профиль может помочь продвинуть любой сайт. Рассмотрим 3 примера SEO-проектов — для этого воспользуемся аналитикой сервиса Ahrefs, который позволяет отслеживать подавляющее большинство ссылок, размещенных через платформу линкбилдинга, и определять их влияние на позиции сайта в выдаче, видимость и трафик.

1. Сайт крупной интернациональной платежной системы, на ссылочное продвижение которого выделяется порядка 2000 долларов в месяц:

2. Деловой портал, на продвижение которого выделяется бюджет более 30 000 рублей ежемесячно:

3. Сайт компании, оказывающей услуги типографии. Каждый месяц на линкбилдинг выделяется порядка 25 000 рублей:

Эти три совершенно разных проекта показывают рост трафика благодаря линкбилдингу — причем, что характерно, периоды, когда в алгоритмы поисковиков вносились изменения, никак не сказываются на результатах. Одновременно с этим растет видимость в поисковой выдаче по продвигаемым ключевикам.

Правильно подобранные качественные ссылки помогают сайтам расти и получать больше посещений. Это также подтверждается исследованиями российского и зарубежного рынков поисковой оптимизации.

Как найти качественные ссылочные площадки

Сегодня владельцы многих ресурсов продают ссылки, главное — суметь правильно подобрать качественные. Это достаточно непростая задача, особенно, если вы продвигаете сайт узкой тематики.

Найти качественные ссылочные площадки помогут следующие рекомендации:

  • Выбирайте сайты по более простым и легко определяемым параметрам. Например, с поиском по языку, вложенности страниц и трафику обычно не возникает никаких сложностей — эти параметры надежно фиксируются у всех ресурсов.

  • Упрощайте поиск сайтов-доноров с помощью технических средств. Так, на платформах линкбилдинга есть различные инструменты для отбора ссылочных площадок. Если вы нашли ресурсы, которые уже ссылаются на топовые сайты вашей ниши, загрузите их в категорию «‎Избранное», а затем установите фильтр, чтобы отбирать площадки только среди них.

  • При поиске старайтесь начинать с максимальных требований к сайту-донору, а затем смягчайте их. Например, укажите желаемый трафик на уровне от 1000, а DR более 20. Получив выборку площадок, несколько снизьте требования по какому-либо показателю и посмотрите, какие еще ресурсы предложит платформа.

  • Пробуйте разные статейные форматы. При выборе между разными форматами статейных ссылок вы будете получать различную выборку. Это связано с тем, что некоторые вебмастера не хотят загружать статьи, которые предлагают им заказчики простановки ссылок, а другие, наоборот, не хотят писать обзоры сами.

Как уберечься от ошибок при работе со ссылками

При продвижении сайта важно иметь в виду ряд нюансов, поскольку есть риск совершить ошибки, каждая из которых способна негативно повлиять на развитие проекта. Так, на инфографике ниже можно увидеть, к чему приводит некорректная работа со ссылками в долгосрочной перспективе:

Разберемся, на чем обычно спотыкаются при линкбилдинге и как вовремя предотвращать появление ошибок:

  • Переход к линкбилдингу неподготовленного сайта. Начинать ссылочное продвижение рекомендуется после того, как будут закончены работы по внутренней оптимизации. Чтобы не потратить бюджет впустую и не нанести вред сайту, сначала устраните все ошибки технического характера, проработайте структуру ресурса и внутреннюю перелинковку.

  • Отсутствие стратегии. Действовать без четкой стратегии в линкбилдинге — подвергать сайт неоправданному риску. Начинать нужно с планирования. Изучите нишу, в которой вам предстоит работать, проанализируйте топовых конкурентов, выясните необходимое для продвижения количество ссылок, составьте график их закупки и распишите анкор-лист. Только после этого следует приступать непосредственно к размещению.

  • Вера в моментальный результат. При размещении ссылок имейте в виду, что их индексация потребует времени. Поэтому какой-либо эффект они смогут принести только спустя 2–3 месяца. Не превращайте линкбилдинг в разовую акцию — планомерно увеличивайте количество ссылок, чтобы аккумулировать их эффект. Не ждите быстрого результата, настройтесь на длительную системную работу.

  • Быстрое снятие ссылок. Арендные ссылки — популярный инструмент продвижения, который позволяет быстро набрать необходимую ссылочную массу. Однако их резкое снятие с большой вероятностью крайне болезненно ударит по позициям сайта. Лучше поштучно заменять арендные ссылки более качественными — статейными. Если же на это нет средств, проводите снятие постепенно в течение нескольких месяцев, чтобы не обвалить позиции сайта.

В заключение

Ссылочное продвижение — эффективный метод получения трафика и улучшения позиций сайта в выдаче. Изменения, которые вносят поисковые системы в свои алгоритмы, не затрагивают результативность линкбилдинга. Главное — продумать стратегию и размещать качественные ссылки на заслуживающих доверия ресурсах.

Sape
Экосистема для продвижения и монетизации сайтов. Предоставляем SaaS-решения для линкбилдинга, SEO-продвижения, медийной рекламы и управления репутацией.