Как мы увеличили трафик на сайт в 8 раз в узкой нише оборудования для растений
Компания KeyCraft выстроила фундамент: семантика, коммерческие факторы, тексты и юзабилити. В результате трафик вырос почти в 8 раз, а сайт начал стабильно приносить по 3–5 заявок в месяц.
О заказчике
-
Тематика: оптовая продажа оборудования для растений (столы, тележки, стеллажи и витрины).
-
Тип сайта: интернет-магазин на CMS InSales.
-
Целевая аудитория: цветочные магазины, садовые центры, ритейлеры.
-
География: вся Россия.
-
Особенность: это второй сайт компании, ориентированный на отдельную продуктовую линейку. Перед стартом проверяли риск аффилирования с первым сайтом.
-
Период продвижения: май 2024 — февраль 2025
С какими проблемами пришёл заказчик
-
Полное отсутствие заявок. После запуска сайт не приносил обращений из поиска — бизнесу нужно было с нуля «включить органику».
-
Неоптимизированная структура. Категории продукции и карточки товаров не отражали реальный спрос, к тому же в метатегах и заголовках использовались формулировки, не совпадавшие с поисковыми запросами.
-
Коммерческие факторы не проработаны. На сайте не хватало реквизитов, блоков доверия, УТП, форм обратной связи и контактной информации в ключевых местах.
-
Скрытые блоки в коде. В шаблоне сайта находились технические элементы (формы обратной связи, заявки на кредит), которые были скрыты от пользователей, но индексировались поисковыми системами и снижали текстовую релевантность.
-
Риск аффилирования. У компании уже был другой сайт, и нужно было убедиться, что они не конкурируют по одним и тем же запросам, чтобы избежать фильтра в Яндексе.
Цели и задачи проекта
Главная цель: Выйти на стабильный поток из не менее 500 визитов в месяц из органического поиска. Получать 10–15 заявок в месяц с сайта за счёт оптимизации структуры, контента и коммерческих факторов.
Как запланировали достигать цель:
-
Настроить цели в Метрике для отслеживания заявок.
-
Увеличить количество переходов из органики и перевести их в реальные обращения.
-
Собрать и проработать семантическое ядро, закрыть новые кластеры запросов.
-
Оптимизировать метатеги и заголовки под реальный спрос.
-
Добавить тексты и улучшить релевантность посадочных страниц.
-
Создать новые страницы под кластеры и услуги.
-
Усилить коммерческие факторы: контакты, реквизиты, УТП, отзывы, страницы «О компании» и «Услуги».
-
Упростить процесс оформления заказа и повысить удобство сайта.
Сложности проекта и зоны роста
Сложности:
-
Узкая ниша. Большинство запросов в поиске связано с розницей и перепродажей чужого оборудования. Наш заказчик — производитель со своей торговой маркой, поэтому названия отличаются, пользователи не ищут изделия по уникальному наименованию. Приходилось тщательно подбирать формулировки и согласовывать их с заказчиком.
-
Ограничения CMS. Сайт работает на конструкторе InSales. Многие доработки возможны только через техподдержку, часть правок требовала отдельной оплаты.
-
Отсутствие программиста. Вносить изменения быстро было невозможно, приходилось либо решать своими силами, либо согласовывать через поддержку.
Что мы сделали и почему
1. Подключили аналитику.
-
Настроили цели в Яндекс.Метрике: заявки, звонки, обращения через формы.
Это позволило фиксировать реальные конверсии и оценивать эффективность работы.
2. Собрали и проработали семантическое ядро.
-
Сняли запросы из поисковых подсказок Яндекса, Директа, вебмастера, keys.so через анализ конкурентов.
-
Убрали мусор: чужие торговые марки и товары, которые компания не производит. Часть семантики ушла «в стол», но по согласованным кластерам создали посадочные страницы.
-
Оптимизировали метатеги и заголовки, добавили тексты на ключевые категории.
Это позволило страницам совпасть с реальными запросами пользователей и снизить процент отказов.
3. Устранили лишний код и усилили текстовую релевантность.
-
В шаблоне InSales находились скрытые блоки: формы кредита, лишние виджеты, сервисные элементы. Они индексировались и мешали продвижению.
-
Совместно с техподдержкой удалили их, оставив только полезный контент.
В результате страницы стали чище для поисковиков, релевантность выросла.
4. Добавили новые страницы и разделы.
-
Создали посадочные под новые кластеры (Например: «надстройка на стол», «стол-стеллаж соты», «салатные и рассадные линии»).
-
Разработали страницы услуг (Например:«Проектирование торгового пространства», «Индивидуальная доработка оборудования», «Покраска»).
Это позволило охватить дополнительные сегменты спроса и привлечь коммерческий трафик.
5. Усилили коммерческие факторы.
-
Разместили реквизиты, контакты в шапке и подвале, добавили форму обратной связи на посадочных.
-
Создали страницу «О компании», добавили блок с крупными клиентами и партнёрами.
-
Внедрили почту на корпоративном домене.
Всё это повысило доверие и упростило обращение для посетителей.
6. Доработали юзабилити и карточки товаров.
-
Переработали адаптивную версию сайта.
-
Упростили процесс оформления заказа: сократили количество полей, убрали лишние шаги.
-
Добавили описания, характеристики и фотографии к товарам.
Эти изменения сделали сайт удобнее, а заявки — проще для пользователя.
7. Запустили контент-план и экспертные статьи.
-
Начали писать статьи для блога, чтобы привлекать информационный трафик.
-
Материалы были ориентированы на владельцев цветочных магазинов и садовых центров: как работать с оборудованием, как оптимизировать торговое пространство.
Это расширяло охват за пределы прямого коммерческого спроса.
Какие гипотезы тестировали (и что из этого вышло)
1. Проработка коммерческих факторов увеличит число заявок.
-
Добавили реквизиты, контакты, формы обратной связи, страницу «О компании» и блоки с крупными партнёрами.
-
Результат: доверие к сайту выросло, пользователи начали оставлять заявки.
2. Оптимизация метатегов и заголовков под реальный спрос снизит отказы и даст больше трафика.
-
Переписали тайтлы и H1 с учётом ключевых запросов.
-
Результат: страницы стали лучше совпадать с интентом пользователя, снизился процент отказов, вырос трафик из органики.
3. Упрощение формы заказа повысит конверсии.
-
Сократили количество полей и шагов в корзине, добавили маски заполнения.
-
Результат: частично помогло, но полностью проблему не решило — часть пользователей всё равно не доходила до отправки формы.
4. Инфоконтент расширит охват аудитории.
-
Начали писать статьи для блога, чтобы привлекать тех, кто только планирует открывать цветочный магазин или оптимизировать торговое пространство.
-
Результат: статьи стали приносить дополнительный трафик, но из-за недостаточного объёма публикаций эффект был ниже ожидаемого.
Что пошло не по плану
-
Сложная форма заказа. Несмотря на упрощения (сокращение полей, маски заполнения, подсказки), процесс покупки оставался запутанным. В одном из месяцев было зафиксировано 30 добавлений товаров в корзину, но ни одной завершённой заявки.
-
Ограничения платформы. Не все идеи реализовывались через поддержку InSales: часть задач требовала дополнительной оплаты и откладывалась.
-
Не реализованы предложения по контенту. Не удалось согласовать страницу «Команда», отзывы о товарах, ссылки на категории в подвале, а также публикацию информационных статей в нужном объёме.
-
Отсутствие сопутствующих товаров. Мы предлагали добавить дополнительные категории, чтобы расширить охват, но заказчик отказался.
-
Нет учёта звонков. Заказчик оценивал только заявки с сайта, но не отслеживал телефонные обращения. Часть лидов могла теряться.
-
Финансовые ограничения. В феврале работы по проекту был остановлен из-за сокращения бюджета, дальнейшие доработки не были реализованы.
Результаты
1. Трафик из поиска.
-
На старте: 86 визитов в месяц.
-
К маю 2025 684 визита. Рост почти в 8 раз.
-
К концу лета 2025 зафиксировано сезонное снижение интереса к тематике.
2. Заявки.
-
На старте: заявок не было вовсе.
-
После оптимизации: 3–5 заявок в месяц. Для узкой ниши это хороший показатель, хотя ожидания заказчика были выше.
Динамика достижения целей по заявкам
3. Позиции.
-
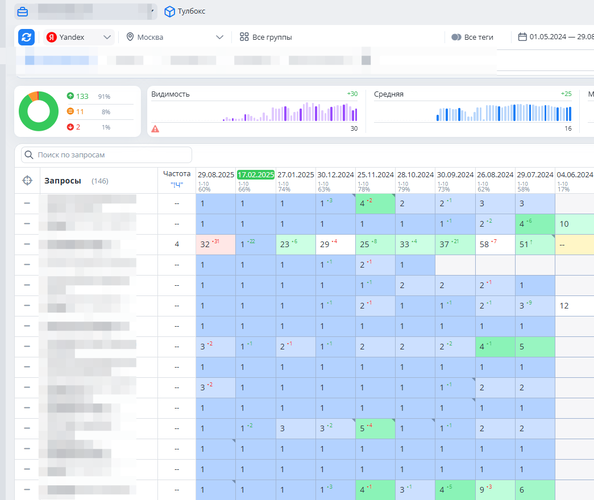
На старте: семантика включала 50–60 запросов, в Яндексе 60–70% в ТОП-10, в Google около 30%.
Процент позиций в ТОП-10 Яндекса
-
После расширения СЯ до 150 запросов: процент в ТОП-10 остался примерно на том же уровне (60–70%), но количество продвигаемых запросов выросло втрое.
Процент позиций в ТОП-10 Google
-
Доля ТОП-1–3 выросла: Яндекс: с 13% до 28%. Google: с 2% до 26%.
Что показал кейс
Этот проект стал наглядным примером того, что даже узкая тематика и сайт на конструкторе могут приносить заявки из органики, если правильно расставить приоритеты.
Мы выстроили фундамент: семантика, коммерческие факторы, тексты и юзабилити. В результате трафик вырос почти в 8 раз, а сайт начал стабильно приносить по 3–5 заявок в месяц.
Главный инсайт — настройка сайта под реальный спрос даёт быстрый эффект, даже если ресурсов ограничено. Но без внимания к конверсии (в частности, удобству корзины) рост по трафику не всегда конвертируется в рост заказов.
Советы бизнесу
-
Сразу продумывайте путь клиента. Удобная форма заказа — половина успеха. Даже при хорошем трафике неудобный процесс оформления «съест» конверсии.
-
Не игнорируйте коммерческие факторы. Реквизиты, УТП, партнёры и блок доверия напрямую влияют на заявки.
-
Даже конструктор можно доработать. Техническая поддержка InSales, Tilda и других платформ готова помогать. Главное — ставить задачи.
-
Не останавливайтесь на базовой оптимизации. После устранения ошибок важно работать с контентом: статьи, кейсы, экспертные материалы.
-
Отслеживайте все каналы. Включайте звонки в аналитику. Без этого реальная эффективность SEO может казаться ниже, чем есть на самом деле.
Больше о том, как получать недорогие лиды с сайта, читай в нашем ТГ-канале.
